Dijital Pazarlamada Hotel PMax

Genel Bakış

Hotel PMax kampanyaları, Dijital Pazarlama Performans Kontrol Paneli içinde Müsait olup, Google Ads ile Seyahat Hedefleri için Performance Max kampanyalarıdır. Bu kampanyalar, markanı Google’ın tüm ağı üzerinde güçlendirmek ve daha fazla doğrudan rezervasyon almak için tasarlanmıştır — hepsi tek, yapay zekâ destekli bir kurulumdan yönetilir.

Oteller için geliştirilen Hotel PMax, tüm Google kanallarında kişiselleştirilmiş reklamlar yayınlayarak doğrudan rezervasyonlarını artırmana yardımcı olur — hepsi tek bir platformdan. Sadece bütçeni ve görünürlüğünü ayarla, gerisini sistemimiz otomatik olarak halleder.

Bu kapsamlı kampanya türü, Google’ın seyahat sinyallerini, dinamik varlık oluşturmayı ve gerçek zamanlı optimizasyonu kullanarak, yüksek niyetli gezginlere birden fazla temas noktasında ulaşmana destek olur.

Temel Özellikler

Hotel PMax, Google Ads ile Seyahat Hedefleri için Performance Max kullanarak şunları sunar:

  • Çapraz Kanal Erişimi: Arama, Haritalar, Görüntülü Reklamlar, YouTube ve Gmail dahil olmak üzere Google’ın tüm ağı üzerinde tek bir kampanyadan reklam göster.
  • Yapay Zekâ Destekli Optimizasyon: Dönüşümleri maksimize etmek için teklifleri ve yaratıcı içerik teslimini gerçek zamanlı olarak Otomatik Olarak ayarla.
  • Özelleştirilebilir Yaratıcı Varlıklar: Tonunu, sesini, görsellerini ve reklam metnini isteğe bağlı yapay zekâ tarafından oluşturulan önerilerle belirle.
  • Gerçek Zamanlı Seyahat Niyeti Hedefleme: Google’ın planlama sinyallerini kullanarak destinasyonuna seyahat araştırması yapan gezginleri hedefle.
  • Şeffaf Yatırım Getirisi Takibi: Her rezervasyon, kampanyana benzersiz İşlem Kimlikleri ile bağlanır.

Hotel PMax'e Abone Ol

Adım 1 - Hotel PMax sekmesinden kayıt ol

  1. Cloudbeds PMS’inde, Ana Menü Ana menü simgesi.png öğesine tıkla ve Dijital Pazarlama bölümüne git. Ardından Hotel PMax sekmesine tıkla.
  2. Başla butonuna tıkla. Abonelik detayları ve fiyatlandırmanın yer aldığı bir kasa açılacak.
  3. Kayıt bilgilerini ve ücretleri incele.
  4. Devam et butonuna tıkla.

 Başla butonuna tıklayamıyorsan, Cloudbeds PMS’inde bu kullanıcı rolüne göre gerekli izinleri etkinleştirdiğinden emin ol.

Adım 2 - Kampanya bütçeni ayarla

  1. Tercih ettiğin kampanya bütçesini seç.
  2. Kampanyanın kesintisiz devam etmesi için isteğe bağlı olarak Otomatik Bakiye Yükleme özelliğini etkinleştir (Önerilir).
  3. Şartlar ve Koşulları incele ve kabul et.
  4. Kayıt ol butonuna tıkla. Hotel PMax kartı, kampanya performansını takip edebileceğin Dijital Pazarlama Kontrol Panelinde görünecek ve bütçe çubuğu yer alacak.

  Önemli: Bakiye görünmesi 2 dakikaya kadar sürebilir. Bu süre sonunda bakiyeni göremezsen sayfayı yenile. Sorun devam ederse, Destek Ekibimiz ile iletişime geç.

Kampanyanı özelleştir

Hotel PMax aboneliğin aktif hale geldiğinde, sistem kampanyanı Otomatik Olarak yapay zeka destekli içeriklerle oluşturur — metinler, görseller, logolar ve daha fazlası dahil. Başlamak için ekstra bir şey yapmana gerek yok.

Bu, Hotel PMax’in en önemli avantajlarından biridir: kampanyan minimum çabayla hazır olur. Ancak, harekete geçmek isteyebileceğin iki durum vardır:

  • Kampanyanda eksik veya geçersiz içerik varsa, Kontrol Paneli’nin üst kısmında kırmızı "Kampanya aktif değil" mesajı ve Kurulumu Bitir butonu görürsün. Bu butona tıklamak, gerekli alanları doldurman için seni yönlendirecektir.
  • Kampanya içeriklerini (başlıklar, görseller vb.) manuel olarak özelleştirmek istersen, aşağıdaki adım adım kılavuzu takip edebilirsin.

Her iki yol da, ihtiyacına göre içerikleri inceleyip, değiştirebileceğin veya Ekleyeceğin özelleştirme panelini açar. Süreci birlikte inceleyelim:

Başlamadan önce bilmen gereken önemli şeyler

  • Kampanyanın çalışması için varlık yapılandırması zorunludur. Bu, başlıklar, açıklamalar, görseller, logolar, videolar vb. içerir.
  • Herhangi bir varlığı istediğin zaman kaldırabilir veya değiştirebilirsin.
  • Google, kullanıcının davranışı ve bağlamına göre en iyi varlık kombinasyonunu otomatik olarak gösterir.
  • Ne kadar çok varlık eklersen, sistem o kadar iyi performans gösterir ve optimize eder.
  • Daha iyi kapsama için birden fazla format sağlamaya çalış (örn. kısa/uzun başlıklar, kare/yatay görseller vb.).

Adım 1 - Özelleştirme Panelini Aç ve Reklam Gücünü İncele

  1. Dijital Pazarlama Performans Kontrol Panelinden Hotel PMax sekmesini aç.
  2. Reklamlarımı Düzenle seçeneğine tıkla ve özelleştirme panelini aç.
  3. Panel, kampanyanın yapılandırma özetini ve önerilen işlemler listesini görebileceğin Reklam Gücü sekmesinde açılacak.

 

Reklam Gücü, reklam kombinasyonlarının alaka düzeyi ve çeşitliliğinin bir göstergesidir. Daha alakalı ve benzersiz içeriklere sahip olmak, doğru reklamı müşterilerinin önüne getirip reklam performansını artırmana yardımcı olur.

Kampanyan aşağıdaki Reklam Gücü durumlarından birini gösterebilir:

  • Mükemmel – Kampanyanda güçlü bir varlık ve format karışımı var.
  • İyi – Yapılandırman sağlam, ancak sonuçları iyileştirmek için varlık ekleyebilirsin.
  • Orta – Bazı önemli varlıklar veya formatlar eksik. Reklamlarını güçlendirmek için önerileri gözden geçir.
  • Zayıf – Kampanyanda çok sınırlı varlık var. Daha fazla başlık, açıklama, logo, görsel, site bağlantısı ve video ekle.
  • Beklemede – Google son değişikliklerini hâlâ değerlendiriyor. Bu durum, varlık ekledikten veya güncelledikten sonra 48 saate kadar sürebilir.

Reklam Gücü kartının altında, Öneriler göreceksin; örneğin: 1 reklamveren tarafından yüklenen video ekle, 4 site bağlantısı ekle veya 1 yatay ve 3 kare görsel ekle. Her öneriye tıkladığında seni ilgili varlık bölümüne yönlendirir.

  Bu öneriler isteğe bağlı ancak şiddetle tavsiye edilir. Gerekli varlıklar (örneğin, minimum logo veya görsel sayısı) eksikse kendi Uyarılarını göstermeye devam eder.

  Bir öneriyi takip edip yeni varlıklar eklediğinde, Google puanını yeniden hesaplayana kadar Reklam Gücü durumu Beklemede olarak değişir. Güncellenmiş durumu ve yeni önerileri görmek için birkaç saat (en fazla 48 saat) sonra tekrar kontrol et.

Adım 2 - Başlıkları Ekle ve Düzenle

  1. Başlıklar bölümüne tıkla.
  2. Kalem simgesine veya + Ekle'ye tıkla ve editörü aç.
  3. Tonunu ve sesini seç, başlığını gir veya Otomatik oluştur'u kullan.
  4. Onaylamak için Kaydet'e tıkla.

Adım 3 - Uzun Başlıkları Ekle ve Düzenle

  1. Uzun başlıklar bölümüne tıkla.
  2. Kalem simgesine veya + Ekle'ye tıkla ve editörü aç.
  3. Tonunu ve sesini seç, uzun başlığını gir veya Otomatik oluştur'u kullan.
  4. Kaydet'e tıkla.

Adım 4 - Açıklamaları Ekle ve Düzenle

  1. Açıklamalar bölümüne tıkla.
  2. Kalem simgesine veya + Ekle'ye tıkla ve editörü aç.
  3. Tonunu ve sesini seç, uzun başlığını gir veya Otomatik oluştur'u kullan.
  4. Kaydet'e tıkla.

Adım 5 - Logoları Ekle

  1. Logolar bölümüne tıkla.
  2. Yeni bir logo yüklemek için + Ekle butonuna tıkla.
  3. Kampanya logolarını ekle başlıklı yeni bir panel açılacak.
  4. Logoları dosyaları sürükleyip bırakarak veya yerel klasörlerinden göz atarak yükleyebilirsin. Kabul edilen dosya formatları .jpg ve .png’dir.
  5. Yükledikten sonra, değişikliklerini onaylamak için Kaydet butonuna tıkla.

 Notlar:

  • Toplamda 5 logoya kadar yükleme yapabilirsin.
  • Kampanyanın etkinleştirilebilmesi için en az 2 logo gereklidir.

Adım 6 - Görselleri Ekle

  1. Özelleştirme panelinde Görseller bölümüne tıkla.
  2. Yeni görseller yüklemek için + Ekle butonuna tıkla.
  3. Kampanya görselleri ekle başlıklı yeni bir panel açılacak.
  4. Dosyaları sürükleyip bırakarak veya yerel dosyaları göz atmak için tıklayarak görselleri yükle. Desteklenen formatlar .jpg ve .png’dir.
  5. İşlem tamamlandığında Kaydet butonuna tıkla.

 Bir görseli silmek için, fareyi görselin üzerine getir ve beliren çöp kutusu simgesine tıkla.

Yapay Zeka Görsel Kalite Doğrulayıcı

Otel PMax kampanyan için görsel yüklerken, sistem reklamlarının yüksek kaliteli görseller içermesini sağlamak için Yapay Zeka destekli Görsel Kalite Doğrulayıcı kullanır. Her görsel analiz edilir ve 0 (Zayıf) ile 5 (Mükemmel) arasında bir kalite puanı verilir.

Nasıl çalışır:

  • 5/5 ile 2/5 arası puanlar: Görsel kabul edilir ve açıklayıcı bir kalite notuyla varlık kütüphanene eklenir.
  • 1/5 veya 0/5 puanlar: Görsel reddedilir ve kampanyana eklenmez.
  • Doğrulayıcı, netlik, kompozisyon, alaka, estetik çekicilik ve küçük resim performansını inceler.

Desteklenen dosya formatları: Sadece .jpg ve .png.

Yükleme limiti: En fazla 20 doğrulanmış görsel.

Nasıl bulunur: 

  • Görsel yükleme panelinde, her dosya için puan ve geri bildirim içeren bir durum kartı gösterilir.
  • Aşağıdaki örneğe bak:

    Kabul edilen ve reddedilen görselleri gösteren Yapay Zeka Görsel Kalite Doğrulayıcı geri bildirimi örneği.

 Zayıf puan (0–1/5) alan görseller, Başarısız olarak etiketlenir, gerekçesi belirtilir ve kabul edilmez.

Adım 7 - Site Bağlantıları Ekle

  1. Site Bağlantıları bölümüne tıkla.
  2. Yeni bir site bağlantısı oluşturmak için + Ekle butonuna tıkla.
  3. Editörde, Web Sitesi URL’nizi gir, bir ton ve ses seç ve Otomatik Oluştur butonuna tıkla ya da alanları manuel doldur.
  4. Daha fazla bağlam sağlamak için bir Site Bağlantısı metni ve iki açıklama satırı ekle.
  5. Kaydet butonuna tıkla.

Adım 8 - YouTube Videoları Ekle

  1. YouTube Videoları bölümüne tıkla.
  2. YouTube giriş panelini açmak için + Ekle butonuna tıkla.
  3. Eklemek istediğin YouTube videosunun URL’sini yapıştır.
  4. Kaydet butonuna tıkla.

Kontrol Panelini Anlamak

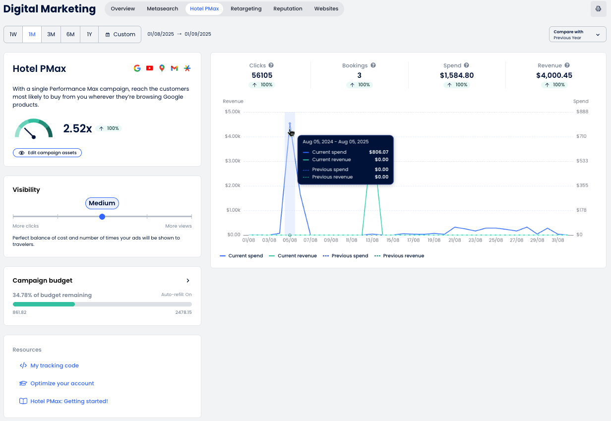
Hotel PMax Kontrol Paneli, kampanya performansını tam olarak görmeni sağlar ve Google’ın ağı üzerindeki reklamlarının nasıl performans gösterdiğini anlamana yardımcı olur. Tıklamaları, rezervasyonları, geliri ve daha fazlasını hepsi bir arada takip edebilirsin.

Aşağıda her bölümün dökümünü ve gösterilen verilerin nasıl yorumlanacağını bulabilirsin.

Grafik ve Metrikler

Otel PMax performans grafiği, kampanya sonuçlarının zaman içindeki genel görünümünü sunar. İşte her bölümün anlamı:

  1. Tarih seçici: Ön tanımlı aralıkları (1H, 1A, 3A vb.) kullanarak raporlama dönemini seç veya özel bir aralık belirle.
  2. Ana metrikler: Temel performans göstergelerini görüntüle:
    • Tıklamalar: Reklamına tıklayan ve Rezervasyon Motoruna yönlendirilen kullanıcı sayısı.
    • Rezervasyonlar: Oluşturulan rezervasyon sayısı.
    • Harcamalar: Reklam tıklamalarının toplam maliyeti.
    • Gelir: Reklamlardan elde edilen rezervasyonların değeri.
  3. Karşılaştır: Seçilen zaman dilimini önceki dönem veya geçen yıl ile karşılaştırmak için bu Açılır Menüyü kullan.
  4. Raporu Yazdır PDF olarak kaydet.

Otel PMax Özet Kartı

Bu bölüm, kampanyanın genel performansına dair hızlı bir bakış sunar ve Otel PMax reklamlarını izlemen ve optimize etmen için gereken araçlara erişim sağlar.

  • Yatırım Getirisi Ölçer: Otel PMax reklamlarıyla elde edilen yatırım getirisini (ROI) gösterir.
    Ok şu şekilde hareket eder:
    • ⬆️ Yukarı eğer mevcut değer karşılaştırılan döneme göre daha yüksekse.
    • ⬇️ Aşağı eğer mevcut değer karşılaştırılan döneme göre daha düşükse.
  • Reklam gücü: Kampanya varlıklarının genel kalitesini ve tamamlanma durumunu gösterir (Mükemmel, İyi, Orta, Zayıf veya Beklemede). Bu, Reklamlarımı düzenle butonunun yanında bir Etiket olarak görünür. Reklamlarımı düzenle butonuna tıklamak, Google’ın önerilerini inceleyip kurulumunu geliştirebilmen için Reklam gücü sekmesindeki özelleştirme panelini açar.
  • Reklamlarımı düzenle: Başlıklar, açıklamalar, görseller, logolar, videolar ve site bağlantıları dahil kampanya varlıklarını ayarlayıp geliştirebilmen için özelleştirme panelini açar.

  Varlık ekledikten veya güncelledikten sonra, Reklam gücü etiketi Google kampanya puanını yeniden hesaplayana kadar geçici olarak Beklemede olarak görünebilir. Bu inceleme 48 saate kadar sürebilir.

Görünürlük

Kampanyanın görünürlük seviyesini, maliyet ve görünürlük arasında denge kurmak için ayarlayabilirsin. Daha yüksek görünürlük, gösterim sayısını artırabilir ancak daha yüksek bir bütçe gerektirir.

  1. Kaydırıcıyı beş görünürlük seviyesinden birine taşı:
    • Düşük: Bu düşük maliyetli stratejiyle, reklamlarını sadece belirli bir gezgin seçkisi görebilir.
    • Düşük-Orta: Maliyetleri sınırlamaya devam ederken iyi bir görünürlük sağlayabilen temkinli bir strateji.
    • Orta: Maliyet ve reklamlarının gezginlere gösterilme sayısı arasında mükemmel denge.
    • Orta-Yüksek: Yüksek görünürlük elde etmek ve dönüşüm fırsatlarını artırmak için ideal strateji.
    • Yüksek: Rekabetin yoğun olduğu pazarlarda bile çoğu gezginin dikkatini çek.
  2. Günlük Bütçe Hedefi, kampanya hedeflerine göre reklam harcamalarını yönetmeni sağlar. Görünürlük seviyesi ve sürdürmek istediğin bütçeye bağlı olarak günde 10, 25 veya 50 kredi arasında seçim yapabilirsin. Varsayılan günlük bütçe hedefi günde 25 kredidir.

    ⚙️ Not: Gerçek günlük harcama değişkenlik gösterebilir. Bazı günlerde harcama günlük hedeften daha düşük olabilir, bazen ise iki katına kadar çıkabilir. Bir ay boyunca toplam harcama, günlük bütçe ile ayın ortalama gün sayısının çarpımını aşmayacaktır.
     
  3. Yeni görünürlük seviyesini uygulamak için Kaydet'e, değişiklikleri iptal etmek için İptal et'e tıkla.

Kampanya bütçesi

Reklamlarının kesintisiz devam etmesi için kampanya bütçeni takip et.

  1. Kampanya bütçesi kartını kontrol ederek bütçenden ne kadar kaldığını gör. Çubuk, kalan kredileri (örn. bütçenin %99,99’u kaldı) ve yerel para birimindeki değeri gösterecektir.
  2. Daha fazla kredi eklemek için + Ekle krediler butonuna tıkla. Bu, Kampanya kredisi ekle panelini açar.
  3. Tesisinin büyüklüğüne ve trafik hacmine göre bir kredi paketi seç:
    • 100 kredi: Düşük trafikli küçük/orta ölçekli tesisler
    • 250 kredi: Düşük trafikli orta/büyük ölçekli tesisler
    • 500 kredi: Yüksek trafikli küçük tesisler
    • 1000 kredi: Yüksek trafikli orta ölçekli tesisler
    • 2000 kredi: Yüksek trafikli büyük tesisler
  4. (İsteğe bağlı) Kampanyanın sorunsuz devam etmesi için Otomatik Bakiye Yükleme özelliğini etkinleştir. Yenileme zamanını sen belirleyebilirsin (örn. bakiye 100’ün altına düştüğünde).
  5. Ödeme yöntemini onayla.
  6. Satın alma işlemini tamamlamak için Kaydet butonuna tıkla. Kredilerin eklenmesi 2 dakikaya kadar sürebilir.

Takip kodun

Hotel PMax kampanyanın doğru çalışabilmesi için sistemin ziyaretçi davranışlarını ve rezervasyonları takip etmesi gerekir. Bu, web sitene yerleştirmen gereken bir takip kodu ile yapılır.

  1. Dijital Pazarlama sayfasındaki Kaynaklar bölümünden Takip kodum seçeneğine tıkla.
  2. Benzersiz Takip kodu parçacığını gösteren bir panel açılacak. Takip kodunu kopyala butonuna tıkla.
  3. Bu kodu web sitenin <head> HTML bölümüne yapıştır. Bir geliştirici veya ajans kullanıyorsan, kodu onlara ilet.

  Eğer tesisin Cloudbeds Web Sitesi kullanıyorsa, takip kodu otomatik olarak eklenecektir. Senin yapman gereken bir işlem yoktur.

Otel PMax bütçe durumunuz hakkında bildirim alın

Otel PMax kampanya kredileriniz aşağıdaki eşiklere ulaştığında bildirim alırsınız:

  • Kalan %25'ten az
  • Kalan %10'dan az
  • %0 — kredi eklenene kadar kampanya duraklatıldı

  Otomatik Bakiye Yükleme: Kampanyanız için Otomatik Bakiye Yükleme kredileri aktifse, bu bildirimler oluşturulmaz.

Örnek bildirim:

Bildirim tercihlerinizi yönetmek için:

  1. Üst çubukta, zil Bildirimler simgesine tıkla.

  2. Panelde, Bildirim ayarları Settings icon.png
  3. Üç eşik için (25%, 10% ve 0%) Otel PMax bütçe bildirimlerini etkinleştir — ve istediğin diğer uyarıları ayarla. Almak istemediğin bildirim türlerinin seçimini kaldırabilirsin.
  4. Kaydetmek için Uygula butonuna tıkla.

Bu makale yardımcı oldu mu?
4 kişi içerisinden 3 kişi bunun yardımcı olduğunu düşündü

Yorumlar

0 yorum

Yorum yazmak için lütfen oturum açın: oturum aç.