Hotel PMax no Marketing Digital

Visão Geral

As campanhas do Hotel PMax, disponíveis no Painel de Controle de Desempenho de Marketing Digital, são campanhas Performance Max para Metas de Turismo com o Google Ads, projetadas para impulsionar sua marca em toda a rede do Google e gerar mais reservas diretas, tudo a partir de uma única configuração com tecnologia de IA.

Projetado para hotéis, o Hotel PMax ajuda você a aumentar as reservas diretas exibindo anúncios personalizados em todos os canais do Google — tudo a partir de uma única plataforma. Basta definir seu orçamento e visibilidade, e nosso sistema cuida do resto.

Esse tipo de campanha abrangente utiliza os sinais de viagem do Google, criação dinâmica de ativos e otimização em tempo real para ajudar você a alcançar viajantes com alta intenção de compra em vários pontos de contato.

Principais Recursos

O Hotel PMax utiliza o Performance Max para Metas de Turismo com o Google Ads para oferecer:

  • Alcance Multicanal: Exiba anúncios em toda a rede do Google a partir de uma única campanha — incluindo Pesquisa, Mapas, Display, YouTube e Gmail.
  • Otimização com tecnologia de IA: Ajuste automaticamente os lances e a entrega criativa em tempo real para maximizar as conversões.
  • Ativos Criativos Personalizáveis: Defina seu tom, voz, imagens e texto do anúncio com sugestões opcionais geradas por IA.
  • Segmentação de Intenção de Viagem em Tempo Real: Segmente viajantes que estejam pesquisando ativamente viagens para o seu destino usando os sinais de planejamento do Google.
  • Rastreamento de ROI Transparente: Cada reserva vinculada à sua campanha com IDs de Transação únicos.

Inscreva-se no Hotel PMax

Passo 1 - Inscreva-se pela guia do Hotel PMax

  1. Em seu PMS da Cloudbeds, clique no Menu Principal Ícone do menu principal.png e vá para Marketing Digital. Em seguida, clique na guia Hotel PMax;
  2. Clique em Comece já. Uma gaveta se abrirá com detalhes da assinatura e preços;
  3. Revise as informações de inscrição e taxas;
  4. Clique em Continuar;

 Se você não conseguir clicar em Comece já, certifique-se de habilitar as permissões necessárias com base neste papel de usuário em seu PMS da Cloudbeds.

Passo 2 - Defina o orçamento da sua campanha

  1. Escolha seu orçamento de campanha preferido;
  2. Ative opcionalmente Recarga automática de créditos para garantir que sua campanha continue sendo executada sem interrupções (Recomendado);
  3. Revise e aceite os Termos e Condições;
  4. Clique em Inscrever-se. O cartão do Hotel PMax aparecerá em seu Painel de Controle de Desempenho de Marketing Digital, incluindo a barra de orçamento para monitorar o desempenho da sua campanha.

 Importante: A exibição de créditos pode levar até 2 minutos. Se você não ver seus créditos após esse tempo, atualize a página. Se o problema persistir, entre em contato com nossa Equipe de Suporte.

Personalize sua campanha

Uma vez que sua assinatura do Hotel PMax esteja ativa, o sistema gerará automaticamente sua campanha usando ativos com tecnologia de IA — incluindo texto, imagens, logotipos e mais. Você não precisa fazer nada extra para começar.

Esse é um dos principais benefícios do Hotel PMax: sua campanha está pronta para ser executada com esforço mínimo. No entanto, existem dois casos em que você pode querer agir:

  • Se sua campanha tiver conteúdo ausente ou inválido, você verá uma mensagem vermelha "Campanha não ativa" e um botão Concluir Configuração na parte superior do painel. Clicando nesse botão, você será guiado para completar os campos obrigatórios.
  • Se você quiser personalizar manualmente os ativos da sua campanha (títulos, imagens, etc.), pode seguir o guia detalhado abaixo.

Ambos os caminhos abrirão o painel de personalização onde você pode revisar, substituir ou adicionar ativos conforme necessário. Vamos dar uma olhada no processo:

Aspectos importantes que você deve saber antes de começar

  • A configuração do ativo é obrigatória para que sua campanha funcione. Isso inclui títulos, descrições, imagens, logotipos, vídeos, etc.
  • Você pode remover ou substituir qualquer ativo a qualquer momento.
  • O Google exibirá automaticamente a melhor combinação de ativos dependendo do comportamento e contexto do usuário.
  • Quanto mais ativos você adicionar, melhor o sistema irá desempenhar e otimizar.
  • Tente fornecer múltiplos formatos (p. ex., títulos curtos/longo, imagens quadradas/landscape, etc.) para melhor cobertura.

Passo 1 - Abra o Painel de Personalização e revise a Eficácia do anúncio

  1. Do seu Painel de Controle de Desempenho de Marketing Digital, abra a guia do Hotel PMax;
  2. Clique em Editar meus anúncios para abrir o Painel de Personalização;
  3. O painel será aberto na guia “Eficácia do anúncio”, onde você poderá ver um resumo da configuração da sua campanha e uma lista de ações recomendadas.

 

A Eficácia do anúncio é uma indicação da relevância e diversidade das suas combinações de anúncios. Ter conteúdo mais relevante e único pode ajudar você a mostrar o anúncio certo para seus clientes e a melhorar seu desempenho.

Sua campanha pode mostrar um dos seguintes status de eficácia do anúncio:

  • Excelente - Sua campanha combina bem ativos e formatos.
  • Bom - Sua configuração é sólida, mas você ainda pode adicionar ativos para melhorar os resultados.
  • Médio - Faltam alguns ativos ou formatos importantes. Revise as recomendações para fortalecer seus anúncios.
  • Pobre - Sua campanha tem ativos muito limitados. Adicione mais títulos, descrições, logotipos, imagens, links de site e vídeos.
  • Pendente - O Google ainda está avaliando suas últimas alterações. Este status pode permanecer por até 48 horas após você adicionar ou atualizar ativos.

Abaixo do cartão de eficácia do anúncio, você verá Recomendações como: Adicionar 1 vídeo enviado pelo anunciante, Adicionar 4 links de site, ou Adicionar 1 imagem horizontal e 3 imagens quadradas. Ao clicar em cada recomendação, você será direcionado diretamente para a seção correspondente de ativos.

  Essas recomendações são opcionais, mas altamente indicadas. Os ativos obrigatórios (por exemplo, o número mínimo de logotipos ou imagens) ainda exibirão seus próprios alertas caso faltem.

  Sempre que você seguir uma recomendação e adicionar novos ativos, o status da eficácia do anúncio mudará para Pendente enquanto o Google recalcula sua pontuação. Verifique novamente após algumas horas (até 48 horas) para conferir o status atualizado e quaisquer novas recomendações.

Passo 2 - Adicione e edite Títulos

  1. Clique na seção Títulos;
  2. Clique no ícone de lápis ou + Adicionar para abrir o editor;
  3. Selecione seu tom e voz, e insira seu título ou use Gerar automaticamente;
  4. Clique em Salvar para confirmar.

Passo 3 - Adicione e edite Títulos Longos

  1. Clique na seção Títulos Longos;
  2. Clique no ícone de lápis ou + Adicionar para abrir o editor;
  3. Selecione seu tom e voz, e insira seu título longo ou use Gerar automaticamente;
  4. Clique em Salvar.

Passo 4 - Adicione e edite as Descrições

  1. Clique na seção de Descrições;
  2. Clique no ícone de lápis ou + Adicionar para abrir o editor;
  3. Selecione seu tom e voz, e insira sua descrição ou use Gerar automaticamente;
  4. Clique em Salvar.

Passo 5 - Adicione Logotipos

  1. Clique na seção Logotipos;
  2. Para carregar um novo logotipo, clique no botão + Adicionar;
  3. Um novo painel será aberto com o título Adicionar logotipos da campanha;
  4. Você pode carregar logotipos arrastando e soltando arquivos ou clicando para navegar em suas pastas locais. Os formatos de arquivo aceitos incluem .jpg e .png;
  5. Uma vez carregado, clique em Salvar para confirmar suas alterações.

 Observações:

  • Você pode enviar até 5 logotipos no total.
  • Um mínimo de 2 logotipos é necessário para que a campanha seja ativada.

Passo 6 - Adicione Imagens

  1. Clique na seção Imagens no painel de personalização;
  2. Clique no botão + Adicionar para carregar novas imagens;
  3. Um novo painel intitulado Adicionar imagens da campanha será aberto;
  4. Envie imagens arrastando e soltando arquivos ou clicando para navegar em arquivos locais. Os formatos suportados são .jpg e .png;
  5. Clique em Salvar assim que terminar.

 Para excluir uma imagem, passe o mouse sobre a imagem e clique no ícone da lixeira exibido.

Verificador da qualidade de imagens de IA

Ao fazer upload de imagens para sua campanha do Hotel PMax, o sistema utiliza um validador de qualidade de imagem com tecnologia de IA para garantir que seus anúncios apresentem visuais de alta qualidade. Cada imagem é analisada e atribuída uma pontuação de qualidade de 0 (ruim) a 5 (excelente).

Como isso funciona:

  • Pontuação de 5/5 a 2/5: a imagem é aceita e adicionada à sua biblioteca de ativos com uma nota descritiva de qualidade.
  • Pontuação 1/5 ou 0/5: a imagem é rejeitada e não será adicionada à sua campanha.
  • O validador analisa a clareza, a composição, a relevância, o apelo estético e o desempenho da imagem em miniatura (thumbnail).

Formatos de arquivo compatíveis: somente .jpg e .png.

Limite de upload: até 20 imagens validadas.

Onde encontrar: 

  • O painel de upload de imagens exibe um cartão de status para cada arquivo, incluindo a pontuação e os comentários.
  • Confira o exemplo abaixo:

    Example of AI Image Quality Validator feedback showing accepted and rejected images.

 As imagens que recebem uma pontuação ruim (0-1/5) são marcadas como Reprovadas, com uma justificativa, e não são aceitas.

Passo 7 - Adicione Sitelinks

  1. Clique na seção Sitelinks;
  2. Clique em + Adicionar para criar um novo sitelink;
  3. No editor, insira a sua URL da página, escolha um tom e voz, e clique em Gerar automaticamente ou preencha os campos manualmente;
  4. Inclua um texto do Sitelink e duas linhas de descrição para fornecer mais contexto;
  5. Clique em Salvar.

Passo 8 - Adicione Vídeos do YouTube

  1. Clique na seção Vídeos do YouTube;
  2. Clique em + Adicionar para abrir o painel de entrada do YouTube;
  3. Cole a URL do vídeo do YouTube que você deseja incluir;
  4. Clique em Salvar.

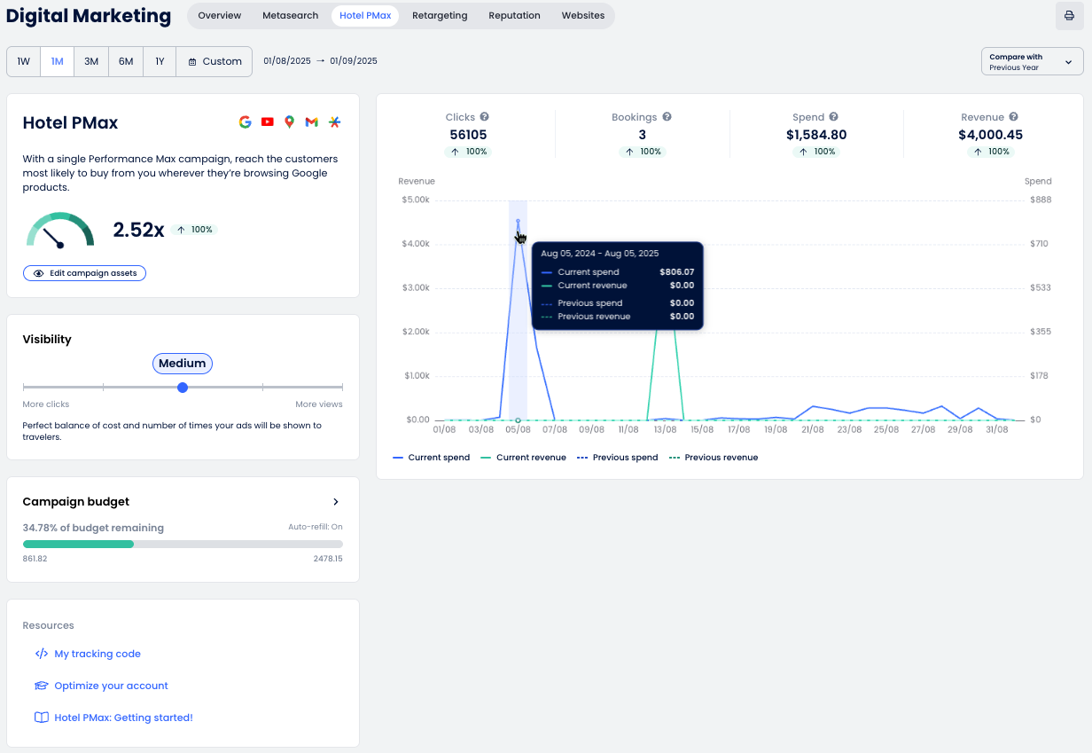
Entendendo o Painel de Controle

O Painel de Controle do Hotel PMax oferece visibilidade total sobre o desempenho da sua campanha, ajudando você a entender como seus anúncios estão se saindo na rede do Google. Você pode acompanhar cliques, reservas, receita e mais, tudo em um só lugar.

Confira abaixo um detalhamento de cada seção e como interpretar os dados apresentados.

Gráfico e Métricas

O gráfico de desempenho do Hotel PMax fornece uma visão geral dos resultados da sua campanha ao longo do tempo. Aqui está o que cada seção significa:

  1. Seletor de datas: Escolha o período de relatório usando intervalos predefinidos (1S, 1M, 3M, etc.) ou selecione um intervalo personalizado.
  2. Métricas principais: Veja os principais indicadores de desempenho:
    • Cliques: Número de usuários que clicaram no seu anúncio e acessaram o motor de reservas.
    • Reservas: Número de reservas geradas.
    • Gastos:Custo total dos cliques nos anúncios.
    • Receita:Valor das reservas geradas a partir dos anúncios.
  3. Comparar com: Use este menu para comparar o período selecionado com o período anterior ou o ano anterior.
  4. Imprimir o relatório como um arquivo PDF.

Cartão de Resumo do Hotel PMax

Esta seção oferece uma visão geral do desempenho geral da sua campanha e acesso às ferramentas necessárias para monitorar e otimizar seus anúncios do Hotel PMax.

  • Medidor de ROI: Exibe o retorno sobre o investimento (ROI) alcançado através dos anúncios do Hotel PMax.
    A seta irá:
    • ⬆️ Para Cima se o valor atual for maior que o período comparado
    • ⬇️ Para Baixo se o valor atual for menor que o período comparado
  • Eficácia do anúncio: mostra a qualidade geral e a integridade dos ativos da sua campanha (Excelente, Boa, Média, Ruim ou Pendente). Isso aparece como uma etiqueta ao lado do botão Editar meus anúncios. Ao clicar em Editar meus anúncios, o painel de personalização será aberto na guia Eficácia do anúncio para que você possa revisar as recomendações do Google e melhorar sua configuração.
  • Editar meus anúncios: abre o painel de personalização para que você possa ajustar e melhorar os ativos da sua campanha, incluindo títulos, descrições, imagens, logotipos, vídeos e links de sites.

  Após adicionar ou atualizar ativos, a etiqueta de Eficácia do anúncio pode exibir temporariamente “Pendente” enquanto o Google recalcula a pontuação da sua campanha. Essa revisão pode levar até 48 horas.

Visibilidade

Você pode ajustar o nível de visibilidade da sua campanha para equilibrar custo e exposição. Maior visibilidade pode aumentar as impressões, mas também requer um orçamento maior.

  1. Mova o controle deslizante para um dos cinco níveis de visibilidade:
    • Baixa: Com esta estratégia de baixo custo, apenas uma seleção de viajantes pode ver seus anúncios.
    • Baixa-Média: Uma estratégia prudente que pode alcançar boa visibilidade, apesar de ainda limitar custos.
    • Média: Equilíbrio perfeito entre custo e número de vezes que seus anúncios serão exibidos para os viajantes.
    • Média-Alta: Estratégia perfeita para obter alta exposição e aumentar as oportunidades de conversão.
    • Alta: Seja notado pela maioria dos viajantes, mesmo em mercados altamente competitivos.<
  2. A meta de orçamento diário permite que você gerencie seus gastos com publicidade de acordo com os objetivos da sua campanha. Escolha entre 10, 25 ou 50 créditos por dia, dependendo do nível de visibilidade e do orçamento que deseja manter. A meta de orçamento diário padrão é de 25 créditos por dia.

    ⚙️ Observação: Os gastos diários reais podem variar. Em alguns dias, o valor gasto pode ser inferior à meta diária e, em outros, pode chegar a ser o dobro. Ao longo de um mês, o gasto total não excederá o orçamento diário multiplicado pelo número médio de dias do mês.

  3. Clique em Salvar para aplicar o novo nível de visibilidade ou Cancelar para descartar as alterações.

Orçamento da campanha

Monitore o orçamento da sua campanha para garantir que seus anúncios continuem sendo exibidos sem interrupções.

  1. Verifique o cartão de Orçamento da campanha para ver quanto do seu orçamento permanece. A barra mostrará os créditos restantes (p. ex., 99,99% do orçamento restante) e o valor na sua moeda local;
  2. Para adicionar mais créditos, clique no botão + Adicionar créditos. Isso abrirá o painel Adicionar créditos de campanhas;
  3. Selecione um pacote de créditos com base no tamanho da sua propriedade e no volume de tráfego:
    • 100 créditos: Propriedade Pequena/Média em locais de baixo tráfego
    • 250 créditos: Propriedade Média/Grande em locais de baixo tráfego
    • 500 créditos: Propriedade Pequena em locais de alto tráfego
    • 1000 créditos: Propriedade Média em locais de alto tráfego
    • 2000 créditos: Propriedade Grande em locais de alto tráfego
  4. (Opcional) Ative Recarga automática de créditos para manter sua campanha funcionando sem problemas. Você pode escolher quando recarregar (p. ex., quando o saldo estiver abaixo de 100);
  5. Confirme sua forma de pagamento;
  6. Clique em Salvar para concluir a compra. Pode levar até 2 minutos para que os créditos sejam adicionados.

Seu código de rastreamento

Para que sua campanha do Hotel PMax funcione corretamente, o sistema deve rastrear o comportamento dos visitantes e as reservas. Isso é feito através de um código de rastreamento que precisa ser incorporado ao HTML da sua página.

  1. Na seção Recursos da página de Marketing Digital, clique em Meu código de rastreamento;
  2. Um painel será aberto mostrando seu trecho único de Código de rastreamento. Clique em Copiar código de rastreamento;
  3. Cole este código na seção <head> do HTML da sua página. Se você estiver usando um programador ou agência, encaminhe o código para eles para implementação.

  Se sua propriedade usa um Site da Cloudbeds, o código de rastreamento será inserido automaticamente. Nenhuma ação é necessária da sua parte.

Receba notificações sobre o status do seu orçamento do Hotel PMax

Você receberá notificações quando os créditos da sua campanha do Hotel PMax atingirem os seguintes limites:

  • Restam menos de 25%
  • Restam menos de 25%
  • 0% - campanha é pausada até que os créditos sejam adicionados

  Recarga automática: se a Recarga automática de créditos estiver ativa para sua campanha, essas notificações não serão geradas.

Exemplo de notificação:

To manage your notification preferences:

  1. Na barra superior, clique no ícone de notificações em forma de sino;

  2. No painel, selecione Configurações das notificaçõesSettings icon.png;
  3. Habilite as notificações de orçamento do Hotel PMax para os três limites (25%, 10% e 0%) e ajuste quaisquer outros alertas que desejar. Você também pode desmarcar os tipos de notificações que prefere não receber;
  4. Clique em Aplicar para salvar.

Esse artigo foi útil?
Usuários que acharam isso útil: 3 de 4

Comentários

0 comentário

Por favor, entre para comentar.