Kampanya Raporları

Kampanya raporları bölümü, kampanyanın performansı hakkında derinlemesine bilgi verir.

Dört bölüme ayrılmıştır: Genel Bakış, Gönderim Detayları, Gelir Detayı ve Tıklanan Bağlantılar.

Raporların anahtar bir parçası, rezervasyon gelirinin kampanyaya nasıl ilişkilendirildiğidir. Bir rezervasyon, bir Müşteri kampanya e-postasını aldıktan ve açtıktan sonra 30 gün içinde yapılırsa, bu gelir ilişkilendirilir.

Daha fazla bilgi için, Gelir İlişkilendirme makalesine bakabilirsin.

Genel Bakış

Genel Bakış sekmesi, kampanya performansının üst düzey bir özetini sunar. Şunları görebilirsin:

  • Gelir: Toplam ilişkilendirilen gelir ve rezervasyon sayısı.
  • Gönderim metrikleri: Teslim edilen, açılan ve tıklanan e-posta sayıları ve oranları.
  • E-posta sağlık özeti: Teslimat %, Hemen çıkma oranı, Abonelikten çıkma %, ve Spam raporu %.

Bu bölüm, kampanyanın etkileşimi ve gelir etkisi hakkında hızlı bir genel bakış elde etmek için faydalıdır.

Gönderim Detayları

Gönderim Detayları sekmesi, zaman içinde gönderim performansının görsel bir grafiğini içerir; bu, her gün gönderilen, açılan ve tıklanan e-posta hacmini analiz etmene yardımcı olur. Grafiğin altında, şu bilgileri gösteren detaylı bir gönderim raporu tablosu bulunur:

  • Gönderim tarih ve saati
  • Misafir adı ve e-posta adresi
  • E-posta gönderim durumu (örn. Teslim edildi, Abonelikten çıkıldı)

Tam gönderim raporunu CSV veya Excel dosyası olarak da indirebilirsin.

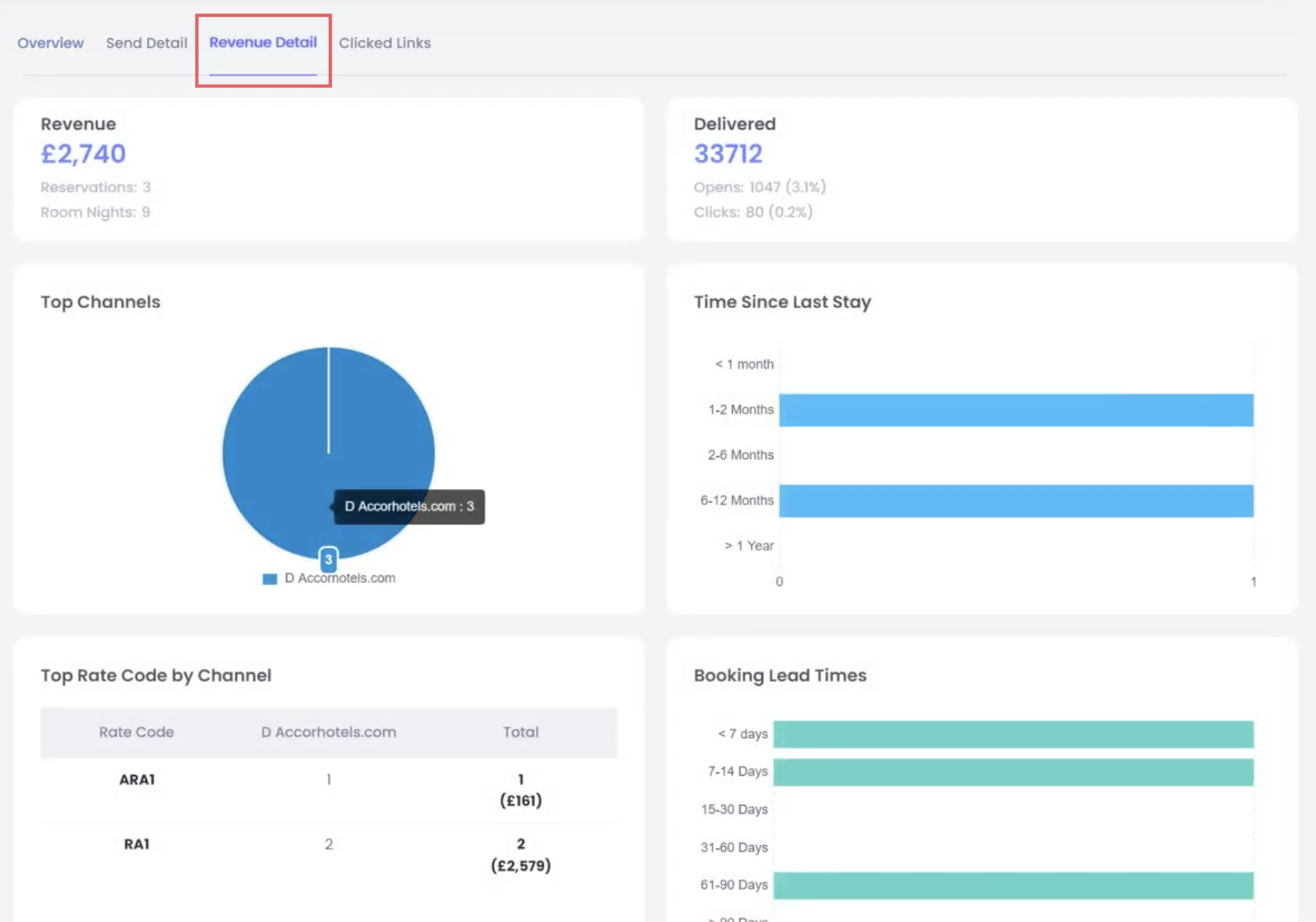
Gelir Detayı

Bu sekme, kampanyaya ilişkilendirilen tüm rezervasyonların dökümünü sağlar ve ne kadar gelir oluşturulduğunu gösterir. Gelir ilişkilendirme, sektör standardı “son dokunuş” modeline dayanır: bir misafir kampanya e-postasını açar veya tıklar ve ardından 30 gün içinde rezervasyon yaparsa, o gelir kampanyaya ilişkilendirilir. Bu, pazarlama etkisinin adil ve tutarlı bir ölçümünü sağlar.

Doğrudan veya dolaylı rezervasyon kanallarına göre filtreleyebilir ve promosyon performansını takip ediyorsan belirli fiyat kodlarını görüntüleyebilirsin. Bu, e-posta çalışmalarının yatırım getirisini doğrulamak için özellikle faydalıdır.

Tıklanan Bağlantılar

Tıklanan Bağlantılar sekmesi, e-posta içeriğinin ısı haritası tarzında bir görünümünü sunar ve kullanıcıların tam olarak nerelere tıkladığını gösterir. Her tıklanabilir öğe, kaç kez tıklandığını gösteren bir sayı ve yüzde ile vurgulanır.

Bu görselleştirme, e-postanın hangi bölümlerinin en fazla etkileşimi sağladığını anlamana yardımcı olur ve gelecekteki e-posta tasarımlarında iyileştirmeler yapman için yol gösterir.

Bu makale yardımcı oldu mu?
0 kişi içerisinden 0 kişi bunun yardımcı olduğunu düşündü

Yorumlar

0 yorum

Yorum yazmak için lütfen oturum açın: oturum aç.