Pazarlama Analizleri Nasıl Kullanılır

Bu bölüm, kampanya başına yapılan rezervasyonlar, gelir, gönderilen e-postalar, tıklamalar ve açılmalar dahil olmak üzere e-posta pazarlama performansınız hakkında tam içgörüler sunar.

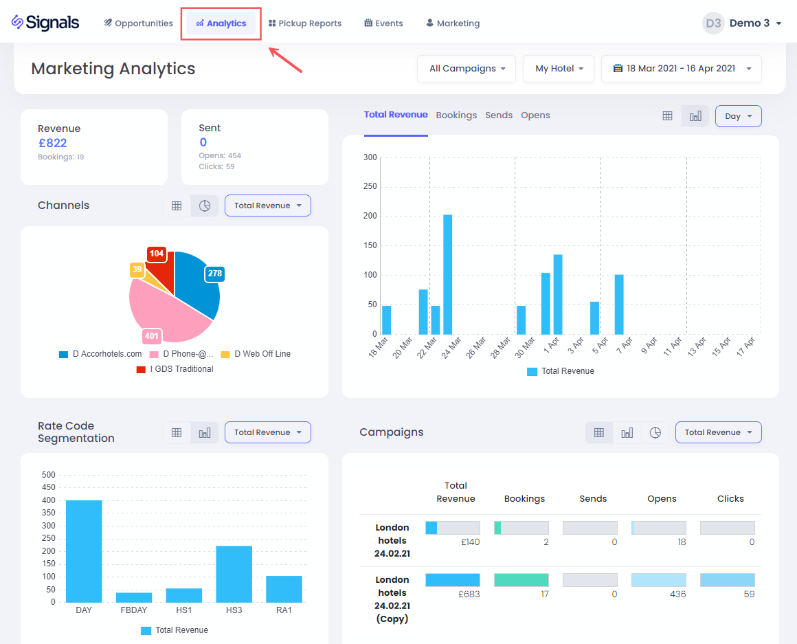
Otel ve Tarihleri Seçmek

Otelini ve tarihleri seçmek için açılır menü seçeneklerine tıkla.

Tarih aralığını seçmek için, son 30 gün, yıl başından bugüne gibi önceden ayarlanmış seçeneklerin yanı sıra özel bir aralık seçme seçeneğin de bulunuyor:

Önce başlangıç tarihini seç, ardından bitiş tarihine tıkla. Sonra onaylamak için Uygula butonuna tıkla.

Kampanyaya Göre Filtreleme

Kampanya açılır menüsünü kullanarak belirli bir veya birden fazla e-posta kampanyasına göre filtreleme yapabilirsin:

Çoklu Seçim geçiş düğmesine tıklamak, birden fazla kampanyaya göre filtreleme yapmanı sağlar; ardından filtreyi onaylamak için Ayarla butonuna tıkla.

KPI'lar

Burada seçili tarih aralığı için toplam Rezervasyon geliri, rezervasyon sayısı, gönderilen, açılan ve tıklanan e-postaların toplamını bulabilirsin.

KPI Grafikler

Burada seçtiğin tarih aralığı için rezervasyon tarihine göre toplam rezervasyon geliri, rezervasyon sayısı, gönderilen e-postalar, tıklamalar veya açılmaları Gün, Hafta veya Ay bazında görebilirsin.

Bir tarih çubuğuna tıklamak, tüm veri ve grafiklerin sadece o tarihe göre filtrelenmesini sağlar. Geri dönmek için tekrar çubuğa tıkla veya başlık bölümündeki Tüm Tarihler seçeneğine tıkla:

Kanallar

Bu pasta grafikte, rezervasyon için kullanılan kanalları görebilir ve sayfadaki verileri sadece belirli bir kanalın rezervasyonlarını gösterecek şekilde filtrelemek için bir dilime tıklayabilirsin.

Segmentasyon

Kampanyalarınıza yanıt olarak hangi fiyat kodlarının Rezervasyon yapıldığını anlamak için bu grafiği kullanabilir ve ayrıca sadece belirli bir fiyat koduna göre filtrelemek için bir çubuğa tıklama seçeneğine sahip olabilirsiniz.

Kampanyalar Tablosu

Bu tablo, seçili tarih aralığında uygulanan her e-posta kampanyasının performansını gösterir. İlgili satıra tıklama ile tek bir kampanyaya göre de filtreleyebilirsin.

Kampanya Geliri Nasıl Takip Edilir?

Aynı profil koduna veya e-posta adresine sahip bir kullanıcı, o e-postayı açtıktan sonra 30 gün içinde Rezervasyon yaparsa, bu Rezervasyon kampanyaya bağlı sayılır.

Daha fazla detay için Gelir Ataması bölümüne bakabilirsin.

Bu makale yardımcı oldu mu?
0 kişi içerisinden 0 kişi bunun yardımcı olduğunu düşündü

Yorumlar

0 yorum

Yorum yazmak için lütfen oturum açın: oturum aç.