Şirket Analizleri Nasıl Kullanılır

Rapor Genel Bakışı

Şirket Analizleri raporu, rezervasyonlarla ilişkili şirket profillerine özel olarak, rezervasyon performansına yönelik hedeflenmiş içgörüler sunar.

Bu rapor, iş getiren şirketlere görünürlük sağlar ve kurumsal hesaplardan oluşturulan gelirin detaylı takibini sunar.

⚠️ Ön Koşullar Rezervasyonların PMS'inde ilişkili şirket profilleri olmalıdır.

 

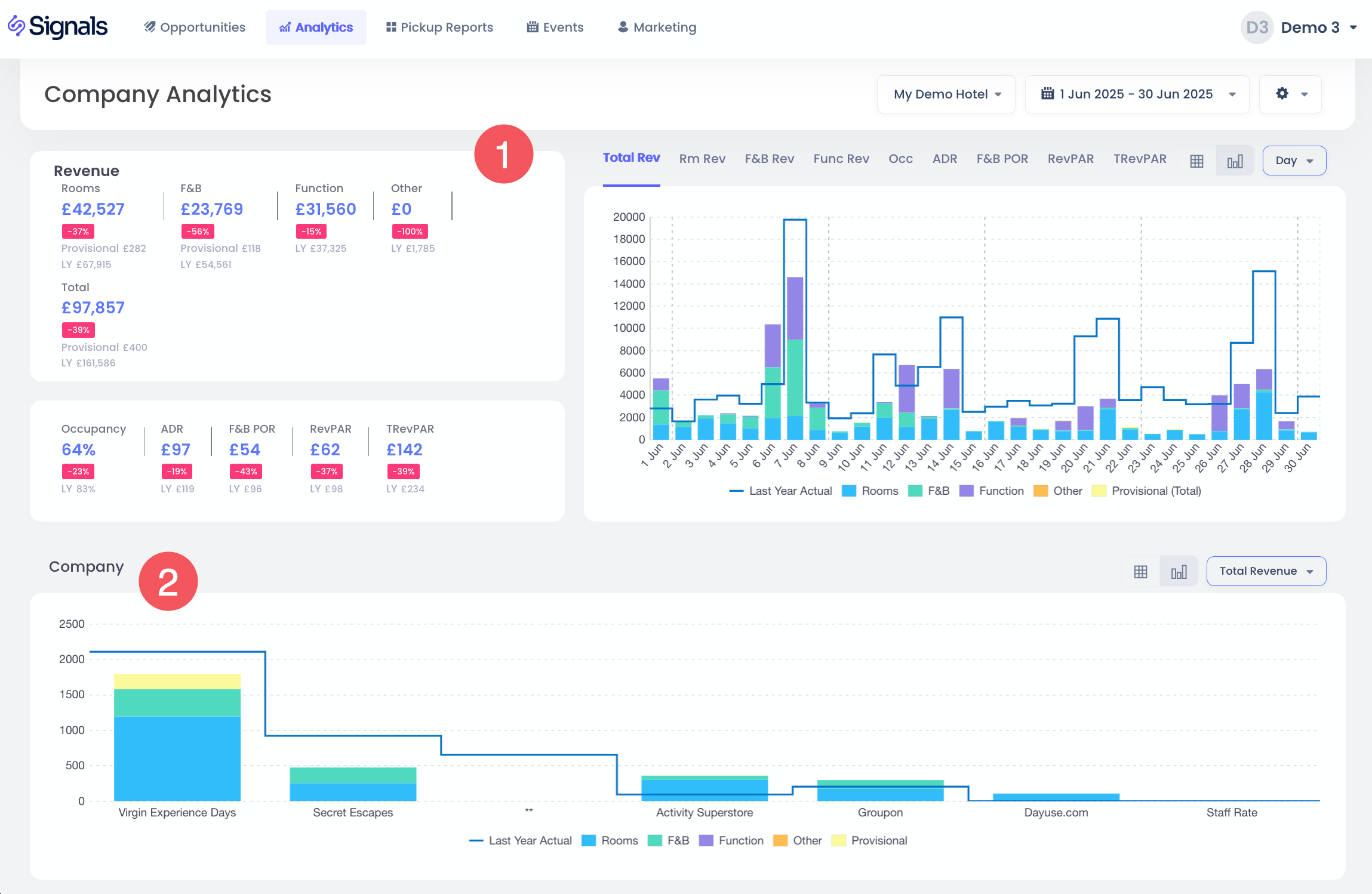
Şirket Analizlerine Erişim

  1. Ana menüdeki Analizler sekmesine tıkla.
  2. Açılır menüden Şirketler seçeneğini seç.

 

Analiz Sayfası Ayarları

  1. "Tesis Seçici"yi kullanarak bir veya daha fazla tesis seç ve metrikleri görüntüle.
  2. "Tarih Aralığı Seçici"yi kullanarak farklı geçmiş tarih aralıklarından veri analiz etmek için önceden tanımlı seçeneklerden tercih ettiğin tarih aralığını seç.
  3. "Kontrol Paneli Ayarları"nı kullanarak istediğin rezervasyon durumlarını ve geçen yıl karşılaştırmasını göster:
    • Rezervasyon durumları: Onaylı, geçici, ön rezervasyon, tahsis ve talep.
    • Geçen yıl karşılaştırması:
      • Gün Bazında Geçen Yıl: Varsayılan seçenek, gün gün karşılaştırma (örn. Pazartesi ile geçen yılın en yakın Pazartesi'si).
      • Tarih Bazında Geçen Yıl: Tarih tarih karşılaştırma (örn. 25 Aralık 2025 ile 25 Aralık 2024).
    • Geçen yıllar: 1 yıl önce veya 2 yıl önce.
    • Görüntüleme Tercihleri: "Bilinmeyen Kategoriyi Göster" varsayılan olarak işaretli değildir.

Tarihleri Gün, Hafta veya Ay bazında gruplayarak toplam grafiklerini görebilir ve ayrıca tablo görünümünde verileri inceleyebilirsin. Bu seçenekleri seçerek:

Gelir Özeti ve Şirket Metriklerini İncele

  1. Şirket odaklı olan ve gelir gruplarına göre özet içeren Gelir Özetini incele.
  2. Şirket profillerinden performansı takip etmek için Toplam Gelir, Odalar veya ADR ile Şirket metriklerini görüntüle.

 

İpuçları ve En İyi Uygulamalar

  • Seçili parametreler dahilinde rezervasyonlara katkıda bulunan şirket profili sayısını anlamak için bu raporu kullan.
  • Detaylı filtrelemeyi kullanarak belirli şirket hesaplarından elde edilen gelirleri incele.
  • Şirketlere ait Oda Geliri, Yiyecek & İçecek Geliri ve Diğer Gelirler dahil olmak üzere çeşitli performans göstergeleri (KPI’lar) üzerinden performansı analiz et.
Bu makale yardımcı oldu mu?
0 kişi içerisinden 0 kişi bunun yardımcı olduğunu düşündü

Yorumlar

0 yorum

Yorum yazmak için lütfen oturum açın: oturum aç.