Otel Analizleri Nasıl Kullanılır

Otel analiz görünümü, otelinin geçmiş ve gelecekteki performansına anında görsel bir genel bakış sunar.

Otel ve Tarihlerin Seçilmesi

Otelini ve tarihleri seçmek için, açılır menü seçeneklerine tıkla.

Tarih aralığını seçmek için, son 30 gün, sonraki 30 gün gibi önceden ayarlanmış seçeneklerin yanı sıra özel bir aralık seçme seçeneğin de var:

Önce başlangıç tarihini seç, ardından bitiş tarihine tıkla. Sonra onaylamak için Uygula butonuna tıkla.

Geçen yıl karşılaştırmaları için, bitişteki Ayarlar settings-button-engine-icon.png butonuna tıklayarak iki seçeneğin var.

  • Gün Gün Geçen Yıl - varsayılan seçenek, gün gün karşılaştırma yapar, örn. Pazartesi ile geçen yılın en yakın Pazartesi günü
  • Tarih Tarih Geçen Yıl - tarih tarih karşılaştırma yapar, örn. 25 Aralık 2020 ile 25 Aralık 2019

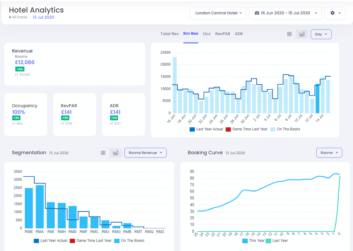
KPI'lar

Bu bölüm, seçili tarih aralığı için Anahtar Performans Göstergelerini gösterir; bütçenle karşılaştırma yapar (varsa), yoksa geçen yıl değerlerinle karşılaştırılır. Toplam Gelir seçeneği seçildiğinde, gelirin oda, yiyecek & içecek ve diğer kaynaklara göre dökümünü görürsün. Aksi takdirde sadece Oda Geliri gösterilir.

KPI Grafikler

Toplam Gelir, Oda Geliri, Doluluk, RevPAR veya ADR seçeneklerine tıklayarak seçili bir KPI grafiği seçebilirsin. Açık mavi çubuklar mevcut "Kesinleşmiş Rezervasyonlar" verilerini gösterirken, çizgiler STR Rakip Seti verilerini, Geçen Yıl gerçekleşmelerini, Geçen Yıl Aynı Zaman noktasını ve varsa bütçe verilerini gösterir.

Tarihleri Hafta veya Ay bazında gruplayarak toplam grafiklerini görebilir ve ayrıca tablo görünümünü seçerek verileri görüntüleyebilirsin:

Aynı verilerin tablo görünümü şöyle:

Segmentasyon

Bu bölüm, geliri, oda veya ADR'yi pazar koduna göre segmentlere ayırmanı sağlar.

Yukarıdaki gibi, bu verileri tablo olarak da görüntüleyebilirsin.

Rezervasyon Eğrisi

Bu görünüm, seçili konaklama tarihlerindeki Oda, Gelir veya ADR (Ortalama Günlük Fiyat) artışını gösterir.

Müsait olduğunda, geçen yılın rezervasyon eğrisini de görebilirsin.

Bir Gün Üzerinde Filtreleme

KPI Grafiğinde, tarihlerinden birini hızlıca belirli bir konaklama tarihine filtrelemek için çubuğun kendisine tıklayabilirsin.

Bu, KPI'ları, Segmentasyonu ve Rezervasyon Eğrilerini sadece bu belirli güne göre günceller. Önceki filtreye dönmek için çubuğa tekrar tıklayabilir veya alternatif olarak Tüm Tarihler seçeneğine tıklayabilirsin:

Bu makale yardımcı oldu mu?
0 kişi içerisinden 0 kişi bunun yardımcı olduğunu düşündü

Yorumlar

0 yorum

Yorum yazmak için lütfen oturum açın: oturum aç.