Revenue Intelligence Fırsatlar sekmesi Genel Bakış

Revenue Intelligence sekmesindeki Fırsatlar tabı, gelir yöneticilerinin tesislerinin performansına dair içgörüler edinmesi, potansiyel gelir fırsatlarını belirlemesi ve fiyatlandırmayı optimize etmek için harekete geçmesi için merkezi bir noktadır.

Hesabına giriş yaptığında, seni Fırsatlar sekmesine, yani Revenue Intelligence portalının Ana sayfasına yönlendirecektir. Burada tesisinin mevcut performansını tam olarak görebilir ve gelirini artırabileceğin alanlar öne çıkarılır.

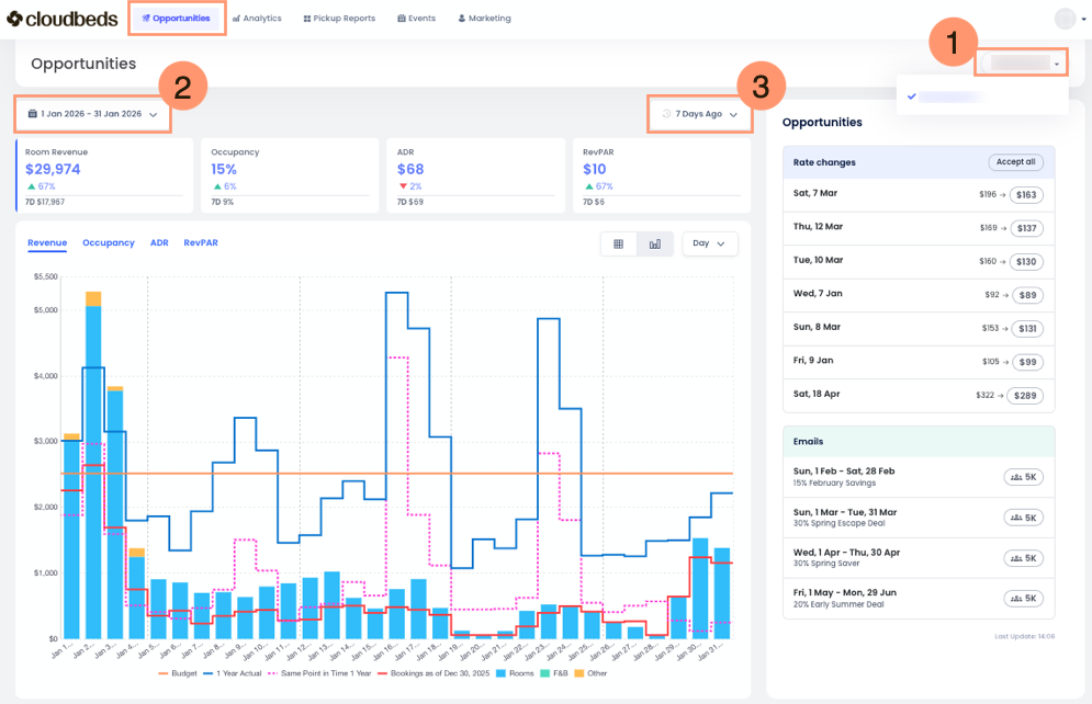
Fırsatlar sekmesinin üst kısmında şunları bulacaksın:

  1. Tesis Seçici: Tesisini veya birden fazla tesisi seç.
  2. Tarih Aralığı Seçici: Görüntülenen veriler için tarih aralığını seçmek için kullanılır. Varsayılan olarak mevcut ay seçilidir, ancak herhangi bir tarih aralığını veya özel bir aralığı birkaç ay boyunca seçebilirsin.
  3. Rezervasyon Karşılaştırma Seçici: Bu filtre, rezervasyonlarını ve gelirini dün veya son yedi gün ile karşılaştırmanı sağlar. Gelir yöneticileri için talep trendlerini anlamak ve fiyatlandırma stratejilerini değerlendirmek açısından çok önemlidir. Anahtar metrikleri etkili şekilde analiz etmek için istediğin zaman dilimini seç.

 

Fırsatlar sekmesinin ana bölümleri

Bu sekme, tesisinin gelir fırsatlarını anlamana yardımcı olacak belirli bilgileri sunan birkaç ana bölümden oluşur.

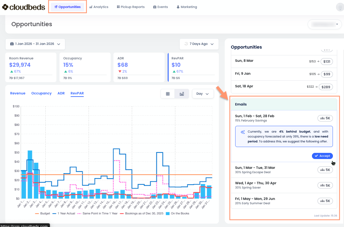
Performans Genel Bakışı

Sol taraftaki bu bölüm, seçtiğin tarih aralığı boyunca tesisinin temel performans göstergelerini (KPI) özetler. Dört metrik kartı şunlardır:

  • Oda Geliri: Bu, odanın kendisiyle ilgili gelirdir. Kahvaltı gibi yiyecek ve içecek gelirleri, evcil hayvan ücretleri veya otopark gibi diğer gelirler dahil değildir.
  • Doluluk: Müsait odaların yüzde kaçının rezerve edildiği.
  • Ortalama Günlük Fiyat (ADR): Dolu odalardan elde edilen ortalama gelir. Oda gelirinin satılan oda sayısına bölünmesiyle hesaplanır.
  • Mevcut Oda Başına Gelir (RevPAR): Rezerve edilmiş olsun ya da olmasın, müsait her oda için elde edilen toplam gelir. Oda gelirinin tesisindeki toplam oda sayısına bölünmesiyle hesaplanır.

 Farklı metriklere tıkladıkça, çubuk grafik de değişecektir.

Opportunities-bar-chart.gif

Bu dinamik grafik, gelir yöneticilerine tesisinin performansını hızlıca gösterir; bu yılın önceki yıllara kıyasla durumu ve son yedi gündeki satış miktarını görmeni sağlar. Hızlı genel bakış için çok faydalı bir araçtır.

Görünümünü özelleştirmek için ek araçlar bulacaksın:

  1. Grafik Açıklaması: Bilgileri Çubuk Grafik modunda görüntülerken, her renkli çizginin neyi temsil ettiğini açıklayan bir açıklama görürsün. Ayrıca, grafik üzerinde fareyi gezdirerek aynı açıklamayı ve yerel para birimindeki karşılık gelen rakamları görebilirsin.
  2. Görünüm Modu Butonu: Varsayılan olarak bilgiler Çubuk Grafik şeklinde gösterilir. Bilgileri Tablo olarak görmek için tablo butonuna tıkla.
  3. Zaman Aralığı Açılır Menüsü: Bu açılır menüyü kullanarak bilgileri gün, hafta veya ay bazında filtreleyebilirsin.

Fırsatlar veya Fiyat Değişiklikleri Bölümü

Bu bölüm ekranının sağ tarafında yer alır ve tesisin için önceliklendirilmiş fırsatlar ya da hemen uygulaman için en üst önerilen fiyat değişikliklerini listeler. Her fırsat, Revenue Intelligence’ın gelir artırma şansı bulduğu belirli bir tarih veya tarih aralığına işaret eder.

Yapay Zeka Açıklanabilirliği sayesinde, fiyat değişikliği önerileri artık “kara kutu” değildir. Her fırsat, öneriyi etkileyen temel faktörleri (örneğin: talep kalıpları, etkinlikler, rakip fiyatlandırması ve bütçeye karşı hız) anlamanı sağlayan açık, sade metin açıklamaları ve görsel tahmin sürücüleri içerir; böylece harekete geçmeden önce nedenini anlayabilirsin.

Her fırsat için aşağıdaki bilgileri göreceksin:

  1. Tarih veya Tarih Aralığı: Fırsatın geçerli olduğu spesifik tarihler.
  2. Öneri: Sol tarafta mevcut, sağ tarafta önerilen olmak üzere iki oda fiyatı gösterilir.

Belirli bir güne tıklamak, fiyat değişikliği önerilerini, her önerinin arkasındaki yapay zeka açıklamasını ve finansal etkinin tahminini gösterir. Bu özelliğin nasıl kullanılacağını buradan öğrenebilirsin.

Verilerin Yorumlanması

Ana sayfadaki veriler, kolay anlaşılması için tasarlanmıştır ve akıllı kararlar vermene yardımcı olur.

  • Fırsatlara Öncelik Ver: "Fırsatlar" bölümü, en etkili eylemlere odaklanmana yardımcı olur. En çok gelir getirebilecek fırsatları bulmak için "Etkisi" metriğine bak.
  • Nedenleri Anla: Her fiyat önerisi, öneriyi etkileyen ana faktörlerin net bir açıklamasını içerir. Bu, tahmini talep, beklenen iptaller, rakip fiyatlandırması, ön bildirim süresi, mevsimsellik, tatiller ve bütçe ya da geçmiş performansa karşı hızlandırma gibi unsurları içerebilir. Bu açıklamalar, neden fiyat artışı veya düşüşü önerildiğini anlamana yardımcı olur ve harekete geçmeden önce bilinçli fiyatlandırma kararları vermeni destekler.
  • Performans Trendlerini İzle: "Performans Genel Bakışı" ile KPI’larını zaman içinde takip edebilir ve trendleri görebilirsin. Bu, fiyatlandırma stratejilerinin ne kadar iyi çalıştığını görmene yardımcı olur.
  • Gelecekteki Talebi Öngör: "Yaklaşan Talep/Tahmin" bölümü, geliri proaktif şekilde yönetmeni sağlar. Gelecekteki talebi anlayarak, yüksek talep dönemlerinden faydalanmak ve düşük talep dönemlerini etkili şekilde yönetmek için fiyatlandırma ve müsaitlik ayarlarını yapabilirsin.
💡 Revenue Intelligence Ana sayfasındaki içgörüleri düzenli olarak kontrol edip harekete geçerek, fiyatlandırmanı optimize edebilir, gelirini maksimize edebilir ve tesisinin genel finansal performansını iyileştirebilirsin. 

SSS (Sıkça Sorulan Sorular)

Fırsatlar sekmesindeki E-posta önerileri nedir?

E-posta önerileri, Akıllı Kampanyalar ile bağlantılı önerilen e-posta kampanyalarıdır.

Bu öneriler, Signals Tahmin motoru bir ihtiyaç dönemi tespit ettiğinde otomatik olarak görünür; bu, tesisinin dolmayacağı tahmin edilen tarihler anlamına gelir.

Bir E-posta önerisinde Kabul Et seçeneğine tıkladığında, sistem tüm bölümleri önceden doldurulmuş şekilde Akıllı Kampanyalar görünümünü açar. Buradan kampanyayı inceleyebilir veya düzenleyebilir, ardından kaydetmeyi ya da göndermeyi seçebilirsin.

E-posta önerilerinin çalışması için Guest Marketing etkinleştirilmeli ve tamamen kurulmuş olmalıdır. Bu, Pazarlama ayarlarının tamamlanması ve e-posta şablonlarının oluşturulmasını içerir. Signals, önerilen zamanlama ve hedef dönemi tahmin verilerine göre belirlerken, e-postayı incelemek, özelleştirmek ve göndermek için kullanılan araç Akıllı Kampanyalardır.

Bu makale yardımcı oldu mu?
0 kişi içerisinden 0 kişi bunun yardımcı olduğunu düşündü

Yorumlar

0 yorum

Yorum yazmak için lütfen oturum açın: oturum aç.