PMax สำหรับโรงแรมใน Digital Marketing

ภาพรวม

แคมเปญ Hotel PMax ที่มีใน แดชบอร์ดประสิทธิภาพการตลาดดิจิทัล เป็น Performance Max สำหรับเป้าหมายการเดินทางด้วย Google Ads ที่ออกแบบมาเพื่อเพิ่มแบรนด์ของคุณในเครือข่ายของ Google ทั้งหมดและขับเคลื่อนการจองโดยตรงมากขึ้น—ทั้งหมดจากการติดตั้งที่ขับเคลื่อนด้วย AI เพียงครั้งเดียว

สร้างขึ้นสำหรับโรงแรม Hotel PMax ช่วยให้คุณเพิ่มการจองโดยตรงโดยการแสดงโฆษณาที่ปรับให้เหมาะสมในทุกช่องทางของ Google — ทั้งหมดจากแพลตฟอร์มเดียว เพียงตั้งงบประมาณและการมองเห็น แล้วระบบของเราจะจัดการที่เหลือ

ประเภทแคมเปญแบบองค์รวมนี้ใช้สัญญาณการเดินทางของ Google, การสร้างสินทรัพย์แบบไดนามิก และการปรับแต่งแบบเรียลไทม์เพื่อช่วยให้คุณถึงนักเดินทางที่มีเจตนาสูงในหลายจุดสัมผัส

คุณสมบัติ หลัก

Hotel PMax ใช้ Performance Max สำหรับเป้าหมายการเดินทางด้วย Google Ads เพื่อให้:

  • การเข้าถึงข้ามช่องทาง: แสดงโฆษณาทั่วทั้งเครือข่ายของ Google จากแคมเปญเดียว — รวมถึงการค้นหา, แม็ป, การแสดงผล, YouTube และ Gmail
  • การปรับแต่งที่ขับเคลื่อนด้วย AI: ปรับการเสนอราคาและการส่งมอบสร้างสรรค์โดยอัตโนมัติในเวลาจริงเพื่อเพิ่มการแปลง
  • สินทรัพย์สร้างสรรค์ที่ปรับแต่งได้: กำหนดโทนเสียง, เสียง, ภาพ และข้อความโฆษณาของคุณด้วยข้อเสนอแนะที่สร้างขึ้นโดย AI ที่ไม่บังคับ
  • การกำหนดเป้าหมายเจตนาการเดินทางแบบเรียลไทม์: กำหนดเป้าหมายไปยังนักเดินทางที่กำลังค้นคว้าเกี่ยวกับการเดินทางไปยังจุดหมายของคุณโดยใช้สัญญาณการวางแผนของ Google
  • การติดตาม ROI ที่โปร่งใส: ทุกการจองเชื่อมโยงกลับไปยังแคมเปญของคุณด้วยหมายเลขธุรกรรมที่เอกลักษณ์เฉพาะ

สมัครสมาชิก กับ Hotel PMax

ขั้นตอนที่ 1 - ลงทะเบียนผ่านแท็บ Hotel PMax

  1. ใน Cloudbeds PMS ของคุณ คลิกที่เมนูหลัก Main menu icon.png และไปที่ การตลาดดิจิทัล จากนั้นคลิกที่แท็บ Hotel PMax
  2. คลิก เริ่มต้น ลิ้นชักจะเปิดขึ้นพร้อมรายละเอียดการสมัครสมาชิกและการกำหนดราคา
  3. รีวิว ข้อมูลการสมัครและค่าธรรมเนียม
  4. คลิก ดำเนินการต่อ

 หากคุณไม่สามารถคลิกที่ เริ่มต้น ได้ ให้แน่ใจว่าได้เปิดการอนุญาตที่จำเป็นตาม บทบาทผู้ใช้งาน ใน Cloudbeds PMS ของคุณ

ขั้นตอนที่ 2 - ตั้งงบประมาณแคมเปญของคุณ

  1. เลือก งบประมาณแคมเปญ ที่คุณต้องการ
  2. เปิดใช้งาน เติมเครดิตโดยอัตโนมัติ เพื่อให้แน่ใจว่าแคมเปญของคุณยังคงทำงานโดยไม่หยุดชะงัก (แนะนำ)
  3. ตรวจสอบและยอมรับ ข้อกำหนดและเงื่อนไข
  4. คลิก ลงทะเบียน การ์ด Hotel PMax จะปรากฏใน แดชบอร์ดประสิทธิภาพการตลาดดิจิทัล รวมถึงแถบงบประมาณเพื่อติดตามประสิทธิภาพแคมเปญของคุณ

  สำคัญ: การแสดงเครดิตอาจใช้เวลาถึง 2 นาที หากคุณไม่เห็นเครดิตของคุณหลังจากเวลานี้ ให้รีเฟรชหน้า หากปัญหายังคงอยู่ให้ติดต่อ ทีมสนับสนุน ของเรา

ปรับแต่ง แคมเปญของคุณ

เมื่อการสมัครสมาชิก Hotel PMax ของคุณเปิดใช้งาน ระบบจะสร้างแคมเปญของคุณโดยอัตโนมัติด้วยสินทรัพย์ที่ขับเคลื่อนด้วย AI — รวมถึงข้อความ, ภาพ, โลโก้ และอื่นๆ คุณไม่จำเป็นต้องทำอะไรเพิ่มเติมเพื่อเริ่มต้น

นี่คือหนึ่งในประโยชน์หลักของ Hotel PMax: แคมเปญของคุณพร้อมที่จะไปด้วยความพยายามน้อยที่สุด อย่างไรก็ตาม มีสองกรณีที่คุณอาจต้องดำเนินการ:

  • หากแคมเปญของคุณมีเนื้อหาที่ขาดหายไปหรือไม่ถูกต้อง คุณจะเห็นข้อความ "แคมเปญไม่ทำงาน" สีแดงและปุ่ม เสร็จสิ้นการติดตั้ง ที่ด้านบนของแดชบอร์ด การคลิกที่ปุ่มนั้นจะนำคุณไปยังการกรอกช่องที่จำเป็น
  • หากคุณต้องการปรับแต่งสินทรัพย์แคมเปญของคุณด้วยตนเอง (หัวข้อ, ภาพ, ฯลฯ) คุณสามารถทำตามคำแนะนำเป็นลำดับขั้นด้านล่าง

ทั้งสองเส้นทางจะเปิดแผงการปรับแต่งที่คุณสามารถตรวจสอบ, เปลี่ยน, หรือเพิ่มสินทรัพย์ตามต้องการ มาดูขั้นตอนกัน:

สิ่งสำคัญที่ต้องรู้ก่อนเริ่มต้น

  • การกำหนดค่าแอสเซ็ตเป็น สิ่งที่จำเป็น เพื่อให้แคมเปญของคุณทำงานได้ ซึ่งรวมถึงหัวข้อ, คำอธิบาย, ภาพ, โลโก้, วิดีโอ เป็นต้น
  • คุณสามารถลบหรือแทนที่แอสเซ็ตใด ๆ ได้ตลอดเวลา
  • Google จะแสดงการรวมกันที่ดีที่สุดของแอสเซ็ตโดยอัตโนมัติตามพฤติกรรมและบริบทของผู้ใช้งาน
  • ยิ่งคุณเพิ่มแอสเซ็ตมากเท่าไหร่ ระบบก็จะทำงานและปรับแต่งได้ดียิ่งขึ้น
  • พยายามจัดเตรียมหลายรูปแบบ (e.g., หัวข้อสั้น/ยาว, ภาพสี่เหลี่ยม/แนวนอน เป็นต้น) เพื่อการเข้าถึงที่ดียิ่งขึ้น

ขั้นตอนที่ 1 - เปิดแผงการปรับแต่ง

  1. จาก แดชบอร์ดประสิทธิภาพการตลาดดิจิทัล ของคุณ ให้เปิดแท็บ Hotel PMax
  2. คลิกที่ แก้ไขแอสเซ็ตแคมเปญ เพื่อเปิดแผงการปรับแต่ง

ขั้นตอนที่ 2 - เพิ่มและแก้ไขหัวข้อ

  1. คลิกที่ส่วน หัวข้อ
  2. คลิกที่ ไอคอนดินสอ หรือ + เพิ่ม เพื่อเปิดตัวแก้ไข
  3. เลือก โทนและเสียง ของคุณ และป้อนหัวข้อของคุณหรือใช้ สร้างโดยอัตโนมัติ
  4. คลิก บันทึก เพื่อยืนยัน

ขั้นตอนที่ 3 - เพิ่มและแก้ไขหัวข้อยาว

  1. คลิกที่ส่วน หัวข้อยาว
  2. คลิกที่ ไอคอนดินสอ หรือ + เพิ่ม เพื่อเปิดตัวแก้ไข
  3. เลือก โทนและเสียง ของคุณ และป้อนหัวข้อยาวของคุณหรือใช้ สร้างโดยอัตโนมัติ
  4. คลิก บันทึก

ขั้นตอนที่ 4 - เพิ่มและแก้ไขคำอธิบาย

  1. คลิกที่ส่วน คำอธิบาย
  2. คลิกที่ ไอคอนดินสอ หรือ + เพิ่ม เพื่อเปิดตัวแก้ไข
  3. เลือก โทนและเสียง ของคุณ และป้อนคำอธิบายยาวของคุณหรือใช้ สร้างโดยอัตโนมัติ
  4. คลิก บันทึก

ขั้นตอนที่ 5 - เพิ่มโลโก้

  1. คลิกที่ส่วน โลโก้
  2. เพื่ออัปโหลดโลโก้ใหม่ คลิกที่ปุ่ม + เพิ่ม

  3. แผงใหม่จะเปิดขึ้นพร้อมกับชื่อ เพิ่มโลโก้แคมเปญ

  4. คุณสามารถอัปโหลดโลโก้โดยการลากและวางไฟล์หรือคลิกเพื่อเรียกดูจากโฟลเดอร์ในเครื่องของคุณ รูปแบบไฟล์ที่ยอมรับได้รวมถึง .jpg และ .png

  5. เมื่ออัปโหลดเสร็จแล้ว คลิก บันทึก เพื่อยืนยันการเปลี่ยนแปลงของคุณ

 หมายเหตุ:

  • คุณสามารถอัปโหลดโลโก้ได้สูงสุด 5 โลโก้ทั้งหมด
  • ต้องมี โลโก้ขั้นต่ำ 2 โลโก้ เพื่อให้แคมเปญเปิดใช้งาน

ขั้นตอนที่ 6 - เพิ่มภาพ

  1. คลิกที่ส่วน ภาพ ในแผงการปรับแต่ง
  2. คลิกที่ปุ่ม + เพิ่ม เพื่ออัปโหลดภาพใหม่
  3. แผงใหม่ที่มีชื่อ เพิ่มภาพแคมเปญ จะเปิดขึ้น
  4. อัปโหลดภาพโดยการลากและวางไฟล์หรือคลิกเพื่อเรียกดูไฟล์ในเครื่อง รูปแบบที่รองรับคือ .jpg และ .png
  5. คลิก บันทึก เมื่อเสร็จสิ้น

 หมายเหตุ:

  • คุณสามารถอัปโหลดภาพได้สูงสุด 20 ภาพ ในแคมเปญของคุณ
  • ในการลบภาพ ให้เลื่อนเมาส์ไปที่ภาพและคลิกที่ ไอคอนถังขยะ ที่ปรากฏขึ้น

ขั้นตอนที่ 7 - เพิ่มลิงก์เว็บไซต์

  1. คลิกที่ส่วน ลิงก์เว็บไซต์.
  2. คลิก + เพิ่ม เพื่อสร้างลิงก์เว็บไซต์ใหม่.
  3. ในตัวแก้ไข, ใส่ URL เว็บไซต์ ของคุณ, เลือก โทนและเสียง, และคลิก สร้างอัตโนมัติ หรือกรอกช่องข้อมูลด้วยตนเอง.
  4. รวม ข้อความลิงก์เว็บไซต์ และสองบรรทัดคำอธิบายเพื่อให้ข้อมูลเพิ่มเติม.
  5. คลิก บันทึก.

ขั้นตอนที่ 8 - เพิ่มวิดีโอ YouTube

  1. คลิกที่ส่วน วิดีโอ YouTube.
  2. คลิก + เพิ่ม เพื่อเปิดแผงป้อนข้อมูล YouTube.
  3. วาง URL ของวิดีโอ YouTube ที่คุณต้องการรวม.
  4. คลิก บันทึก.

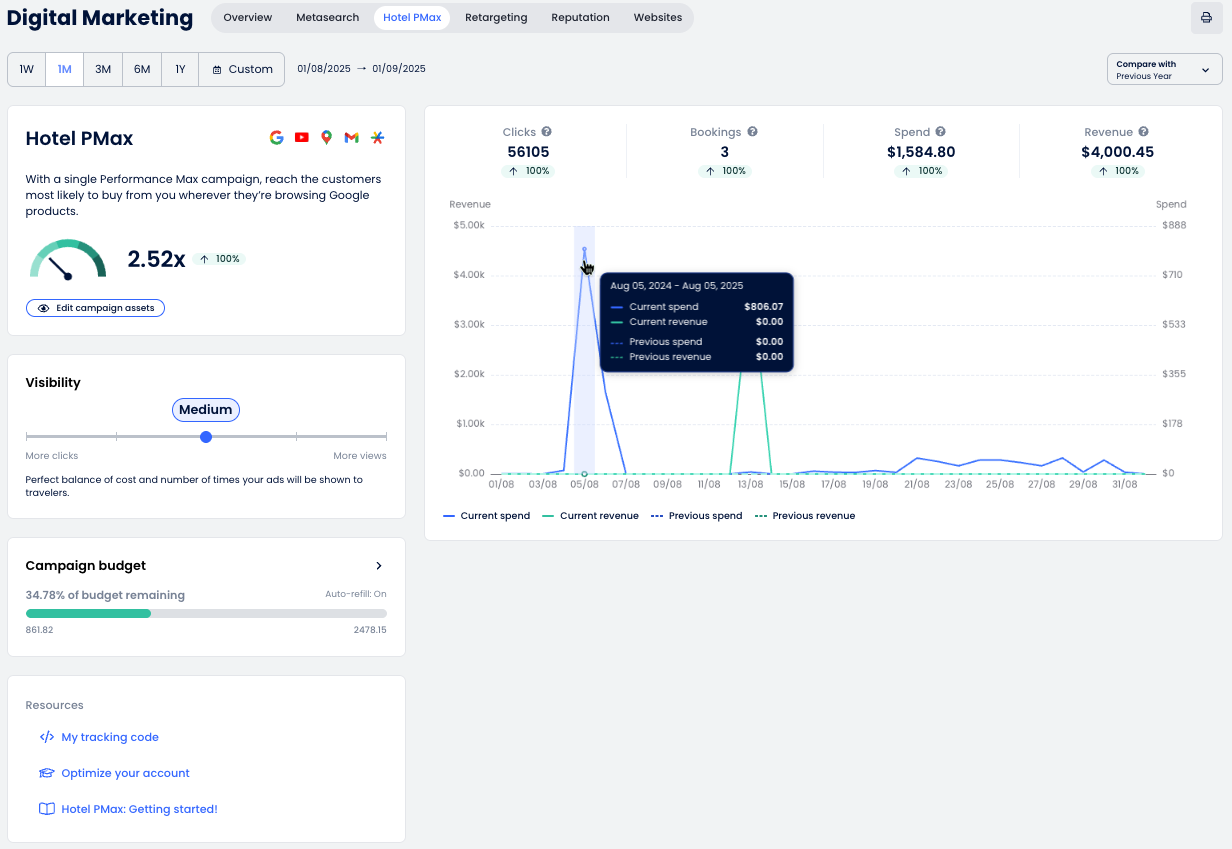
การเข้าใจ แดชบอร์ด

แดชบอร์ดโรงแรม PMax ให้คุณ มองเห็นทั้งหมด เกี่ยวกับประสิทธิภาพของแคมเปญของคุณ ช่วยให้คุณเข้าใจ ว่าโฆษณาของคุณทำงานอย่างไร ในเครือข่ายของ Google คุณสามารถติดตามคลิก, จอง, รายได้ และอื่น ๆ ทั้งหมดในที่เดียว.

ตรวจสอบด้านล่างสำหรับการแจกแจงของแต่ละส่วนและวิธีการตีความข้อมูลที่แสดง.

กราฟและเมตริก

กราฟประสิทธิภาพของ Hotel PMax ให้ภาพรวมของผลลัพธ์แคมเปญของคุณตามเวลา นี่คือความหมายของแต่ละส่วน:

  1. ตัวเลือกวันที่: เลือกช่วงเวลาการรายงานโดยใช้ช่วงที่กำหนดไว้ล่วงหน้า (1W, 1M, 3M, ฯลฯ) หรือเลือกช่วงที่กำหนดเอง.
  2. เมตริกหลัก: ดูตัวบ่งชี้ผลการทำงานหลัก:
    • คลิก: จำนวนผู้ใช้งานที่ คลิก โฆษณาของคุณและไปยังเครื่องมือการจอง.
    • การจอง: จำนวน การจอง ที่สร้างขึ้น.
    • ค่าใช้จ่าย: ค่าใช้จ่ายรวมของการคลิกโฆษณา.
    • รายได้: มูลค่า ของการจองที่สร้างจากโฆษณา.
  3. เทียบกับ: ใช้ดรอปดาวน์นี้เพื่อเปรียบเทียบช่วงเวลาที่เลือกกับช่วงเวลาก่อนหน้า หรือปีที่แล้ว.
  4. พิมพ์ รายงานเป็น PDF.

การ์ดสรุป Hotel PMax

ส่วนนี้ให้ภาพรวมของประสิทธิภาพโดยรวมของแคมเปญของคุณ.

  • มิเตอร์ ROI: แสดงผลตอบแทนจากการลงทุน (ROI) ที่ได้รับจากโฆษณา Hotel PMax.
    ลูกศร จะไป:
    • ⬆️ ขึ้น หากมูลค่าปัจจุบัน สูงกว่าช่วงที่เปรียบเทียบ
    • ⬇️ ลง หากมูลค่าปัจจุบัน ต่ำกว่าช่วงที่เปรียบเทียบ
  • แก้ไขทรัพย์สินแคมเปญ: เปิดแผงการปรับแต่งเพื่อให้คุณสามารถปรับหัวข้อ, ภาพ, วิดีโอ และอื่นๆ.
  • ดูโฆษณาของฉัน: เปิดดูตัวอย่างโฆษณาที่กำลังใช้งานอยู่ในแพลตฟอร์มของ Google.

การมองเห็น

คุณสามารถปรับระดับการมองเห็นของแคมเปญของคุณเพื่อสร้างสมดุลระหว่างค่าใช้จ่ายและการเปิดเผย การมองเห็นที่สูงขึ้นสามารถเพิ่มการแสดงผล แต่ก็ต้องการงบประมาณที่สูงขึ้นด้วย.

  1. เลื่อนแถบไปยังหนึ่งในห้าระดับการมองเห็น:
    • ต่ำ: ด้วยกลยุทธ์ต้นทุนต่ำนี้ ผู้เดินทางเพียงบางส่วนอาจเห็นโฆษณาของคุณ.
    • ต่ำ-กลาง: กลยุทธ์ที่ระมัดระวังซึ่งสามารถบรรลุการมองเห็นที่ดีแม้จะจำกัดค่าใช้จ่ายอยู่.
    • กลาง: สมดุลที่สมบูรณ์แบบระหว่างค่าใช้จ่ายและจำนวนครั้งที่โฆษณาของคุณจะแสดงต่อผู้เดินทาง.
    • กลาง-สูง: กลยุทธ์ที่สมบูรณ์แบบเพื่อให้ได้รับการเปิดเผยสูงและเพิ่มโอกาสในการแปลง.
    • สูง: ได้รับการสังเกตจากผู้เดินทางส่วนใหญ่แม้ในตลาดที่มีการแข่งขันสูง.
  2. เป้าหมายงบประมาณรายวัน ช่วยให้คุณจัดการค่าใช้จ่ายในการโฆษณาตามเป้าหมายแคมเปญของคุณ เลือกระหว่าง 10, 25, หรือ 50 เครดิตต่อวัน ขึ้นอยู่กับระดับการมองเห็นและงบประมาณที่คุณต้องการรักษา เป้าหมายงบประมาณรายวันเริ่มต้น คือ 25 เครดิตต่อวัน.

    ⚙️ หมายเหตุ: ค่าใช้จ่ายรายวันจริงอาจแตกต่างกัน ในบางวัน จำนวนเงินที่ใช้จ่ายอาจต่ำกว่าที่ตั้งเป้าไว้ และในบางวันอาจสูงถึงสองเท่า ในช่วงระยะเวลาหนึ่งเดือน ค่าใช้จ่ายรวมจะ ไม่เกิน งบประมาณรายวันคูณด้วยจำนวนวันเฉลี่ยในหนึ่งเดือน.

  3. คลิก บันทึก เพื่อใช้ระดับการมองเห็นใหม่หรือ ยกเลิก เพื่อยกเลิกการเปลี่ยนแปลง.

งบประมาณแคมเปญ

ตรวจสอบงบประมาณแคมเปญของคุณเพื่อให้แน่ใจว่าโฆษณาของคุณยังคงทำงานได้โดยไม่หยุดชะงัก.

  1. ตรวจสอบการ์ด งบประมาณแคมเปญ เพื่อดูว่างบประมาณของคุณเหลือเท่าไร แถบจะแสดงเครดิตที่เหลือ (e.g., 99.99% ของงบประมาณที่เหลือ) และมูลค่าในสกุลเงินท้องถิ่นของคุณ.
  2. เพื่อเพิ่มเครดิตเพิ่มเติม คลิกปุ่ม + เพิ่มเครดิต ซึ่งจะเปิดแผง เพิ่มเครดิตแคมเปญ.
  3. เลือกแพ็คเกจเครดิตตามขนาดที่พักและปริมาณการเข้าใช้:
    • 100 เครดิต: ที่พักขนาดเล็ก/กลางในสถานที่ที่มีปริมาณการเข้าใช้ต่ำ
    • 250 เครดิต: ที่พักขนาดกลาง/ใหญ่ในสถานที่ที่มีปริมาณการเข้าใช้ต่ำ
    • 500 เครดิต: ที่พักขนาดเล็กในสถานที่ที่มีปริมาณการเข้าใช้สูง
    • 1000 เครดิต: ที่พักขนาดกลางในสถานที่ที่มีปริมาณการเข้าใช้สูง
    • 2000 เครดิต: ที่พักขนาดใหญ่ในสถานที่ที่มีปริมาณการเข้าใช้สูง
  4. (ไม่บังคับ) เปิดใช้งาน เติมเครดิตโดยอัตโนมัติ เพื่อให้แคมเปญของคุณดำเนินไปอย่างราบรื่น คุณสามารถเลือกเวลาที่จะเติม (e.g., เมื่อยอดเงินต่ำกว่า 100).
  5. ยืนยัน วิธีการชำระเงิน
  6. คลิก บันทึก เพื่อทำการซื้อให้เสร็จสมบูรณ์ อาจใช้เวลาถึง 2 นาทีในการเพิ่มเครดิต.

รหัสติดตามของคุณ

เพื่อให้แคมเปญ Hotel PMax ของคุณทำงานได้อย่างถูกต้อง ระบบต้องติดตามพฤติกรรมของผู้เข้าชมและการจอง นี่ทำได้ผ่านรหัสติดตามที่ต้องฝังในเว็บไซต์ของคุณ.

  1. จากส่วน ทรัพยากร ของหน้า Digital Marketing คลิก รหัสติดตามของฉัน.
  2. แผงจะเปิดขึ้นแสดง รหัสติดตาม ที่เป็นเอกลักษณ์ของคุณ คลิก คัดลอกรหัสติดตาม
  3. วางรหัสนี้ลงในส่วน <head> ของ HTML ของเว็บไซต์ของคุณ หากคุณใช้ผู้พัฒนาหรือเอเจนซี่ ให้ส่งรหัสนี้ให้พวกเขาเพื่อการปรับใช้งาน.

  หากที่พักของคุณใช้ เว็บไซต์ Cloudbeds รหัสติดตามจะถูกเพิ่มโดยอัตโนมัติ ไม่ต้องดำเนินการใดๆ จากคุณ.

รับการแจ้งเตือนเกี่ยวกับสถานะงบประมาณ Hotel PMax ของคุณ

คุณจะได้รับการแจ้งเตือนเมื่อเครดิตแคมเปญ Hotel PMax ของคุณถึงเกณฑ์ต่อไปนี้:

  • เหลือน้อยกว่า 25%
  • เหลือน้อยกว่า 10%
  • 0% — แคมเปญถูกหยุดชั่วคราวจนกว่าเครดิตจะถูกเพิ่ม

  เติมอัตโนมัติ: หาก เติมเครดิตอัตโนมัติ เปิดใช้งานสำหรับแคมเปญของคุณ การแจ้งเตือนเหล่านี้จะไม่ถูกสร้างขึ้นแล้ว.

ตัวอย่างการแจ้งเตือน:

ในการจัดการการตั้งค่าการแจ้งเตือนของคุณ:

  1. ในแถบด้านบน คลิกที่ไอคอนระฆัง การแจ้งเตือน.

  2. ในแผง เลือก การตั้งค่าการแจ้งเตือน Settings icon.png
  3. เปิดใช้งาน การแจ้งเตือนงบประมาณ Hotel PMax สำหรับสามเกณฑ์ (25%, 10%, และ 0%) — และปรับแต่งการเตือนอื่น ๆ ที่คุณต้องการ คุณยังสามารถยกเลิกการเลือกประเภทการแจ้งเตือนที่คุณไม่ต้องการรับได้.
  4. คลิก ใช้ เพื่อบันทึก.

บทความนี้มีประโยชน์หรือไม่
3 จาก 4 เห็นว่ามีประโยชน์

ข้อคิดเห็น

0 ข้อคิดเห็น

โปรด ลงชื่อเข้าใช้ เพื่อแสดงข้อคิดเห็น