Relatórios de Campanha

A seção de relatórios de campanha fornece informações detalhadas sobre o desempenho da sua campanha.

Ela é dividida em quatro seções: Visão Geral, Detalhes de Envio, Detalhamento da Receita e Links Clicados.

 Uma parte fundamental dos relatórios é como a receita de reserva é atribuída a uma campanha. Se uma reserva for feita dentro de 30 dias após um cliente ter recebido e aberto um e-mail de campanha, vincularemos essa receita.

Para mais informações, consulte o artigo Atribuição de Receita.

Visão Geral

A guia de Visão Geral fornece um resumo geral do desempenho da sua campanha. Você pode visualizar:

  • Receita: Receita total atribuída e número de reservas.
  • Métricas de entrega: Contagem e índices de e-mails entregues, abertos e clicados.
  • Resumo da saúde do e-mail: % de entrega, taxa de rejeição, % de cancelamento de assinatura e % de relatório de spam.

Esta seção é útil para obter uma visão geral do engajamento e do impacto da receita da sua campanha.

Detalhes do Envio

A guia de Detalhes de Envio inclui um gráfico visual do desempenho de entrega ao longo do tempo, ajudando você a analisar o volume de e-mails enviados, abertos e clicados a cada dia. Abaixo do gráfico, você encontrará uma tabela de relatório de entrega detalhada mostrando:

  • Data e hora do envio
  • Nome e e-mail do hóspede
  • Status de entrega do e-mail (p.ex., Entregue, Assinatura Cancelada)

Você também pode baixar o relatório completo de entrega como um arquivo CSV ou Excel.

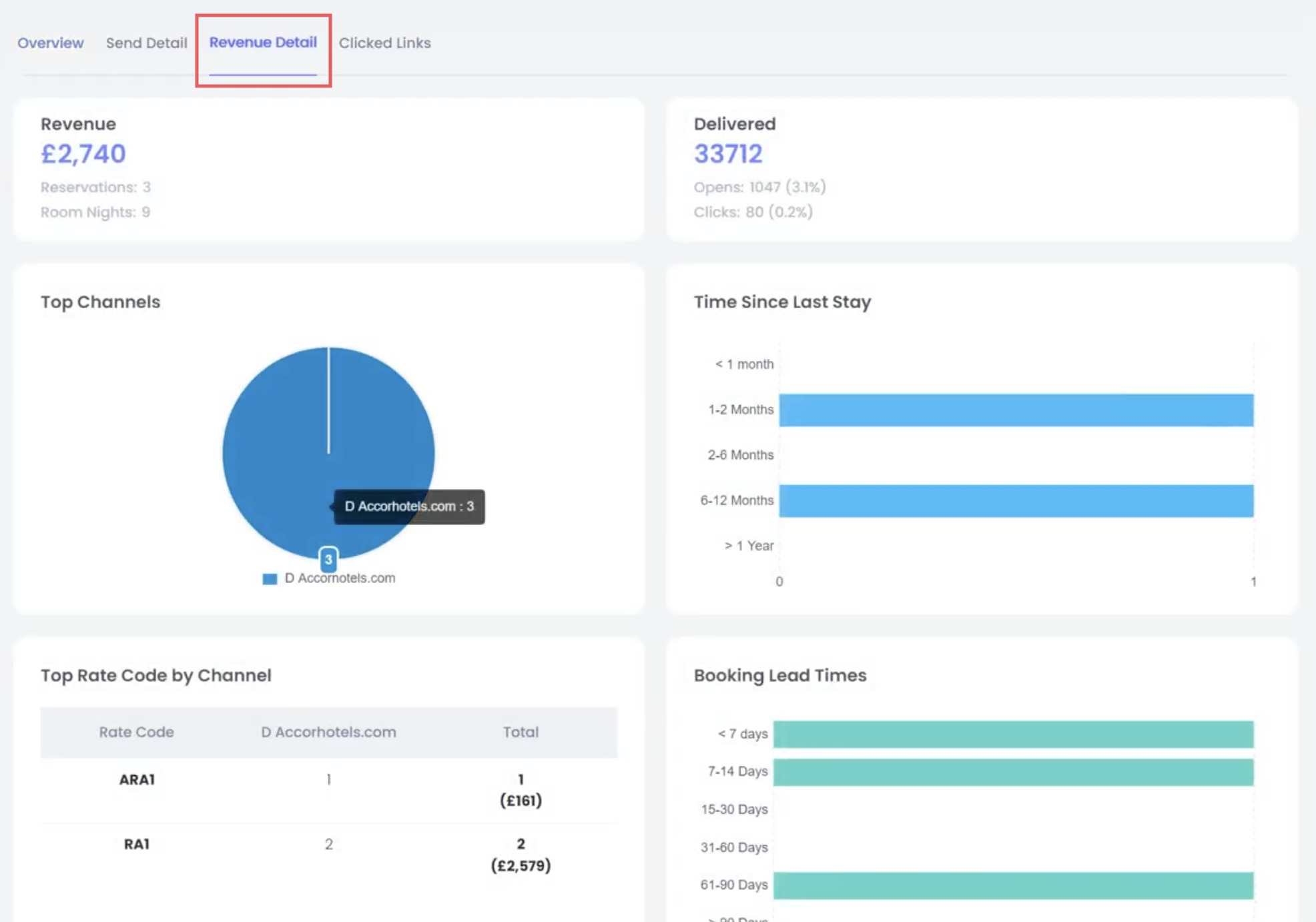
Detalhamento da Receita

Esta guia fornece um detalhamento de todas as reservas atribuídas à campanha, mostrando quanto de receita foi gerada. A atribuição de receita é baseada em um modelo “último toque” padrão da indústria: se um hóspede abre ou clica em um e-mail da campanha e, em seguida, faz uma reserva dentro de 30 dias, essa receita é atribuída à campanha. Isso garante uma medida justa e consistente do impacto do marketing.

Você pode filtrar por canais de reserva diretos ou indiretos e visualizar códigos de tarifa específicos se estiver acompanhando o desempenho da promoção. Isso é particularmente útil para verificar o retorno sobre o investimento dos seus esforços de e-mail.

Links Clicados

A guia de Links Clicados exibe uma visualização estilo mapa de calor do conteúdo do seu e-mail, mostrando exatamente onde os usuários clicaram. Cada elemento clicável é destacado com um número e uma porcentagem indicando com que frequência foi clicado.

Essa visualização ajuda você a entender quais seções do seu e-mail geraram mais engajamento e pode guiar melhorias no design de e-mails futuros.

Esse artigo foi útil?
Usuários que acharam isso útil: 0 de 0

Comentários

0 comentário

Por favor, entre para comentar.