Recomendaciones para mejorar el rendimiento de tu campaña de retargeting

Información general

Varios factores (internos y externos) pueden afectar significativamente el rendimiento de tu propiedad en Remarketing. Este artículo presenta las acciones más recomendadas en diferentes escenarios después de seguir un análisis exhaustivo de tus métricas en el Panel principal de rendimiento de la Soluciones de Marketing Digital.

Recomendaciones para el Retargeting

Los anuncios de retargeting se pueden describir como anuncios de banner o display. Operan de manera bastante diferente a los anuncios de metabúsqueda, anuncios de palabras clave o anuncios de listados de agencias de viajes en línea (OTA). El objetivo principal de los anuncios de retargeting es aumentar la visibilidad del anuncio.

El Retargeting dentro del Panel principal de Rendimiento de la Soluciones de Marketing Digital de Cloudbeds te permite convertir visitantes que no reservaron en tu propiedad en reservadores. Aquí tienes algunas recomendaciones para mejorar tus anuncios de Retargeting:

  • Recuerda el objetivo: El principio fundamental del retargeting es alcanzar y mantener frecuencia con una audiencia altamente segmentada. Esta audiencia está compuesta por personas que ya conocen tu marca y han visitado tu sitio.
  • Optimiza tu anuncio: El número de clics vs. vistas depende del anuncio de la propiedad (la imagen, el titular y la descripción) para el Retargeting. Cuanto más atractivo sea el anuncio, más clics obtendrá.
  • Cuida los elementos visuales: Asegúrate de que las imágenes estén bien hechas; una imagen atractiva y hermosa es lo más importante.
  • Monitorea tu crecimiento: Presta atención al Informe de Producción de Canales. Con el tiempo, anticipa un aumento en el porcentaje de reservas directas en comparación con el período anterior al lanzamiento de tu campaña de Retargeting.
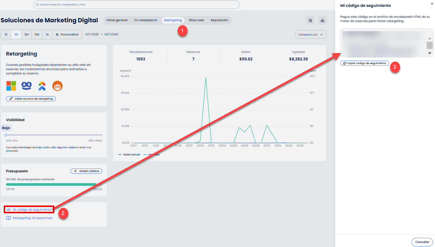
  • Coloca tu script de seguimiento (código) en tu sitio web: Agregar el script de seguimiento a tu sitio web aumentará las vistas de tu anuncio de retargeting y mejorará el seguimiento de tu anuncio para que podamos mostrarte todas las reservas que el Retargeting ayudó a crear.

¿Fue útil este artículo?
Usuarios a los que les pareció útil: 0 de 0

Comentarios

0 comentarios

Inicie sesión para dejar un comentario.