Información general de la pestaña de Oportunidades de Revenue Intelligence

La pestaña Oportunidades en Revenue Intelligence funciona como el centro principal para que los revenue managers obtengan información sobre el rendimiento de su propiedad, identifiquen posibles oportunidades de ingresos y tomen acciones concretas para optimizar los precios.

Cuando accedes a tu cuenta, se te redirigirá a la pestaña Oportunidades, también conocida como la página de inicio del portal de Revenue Intelligence, que te ofrece una vista completa del rendimiento actual de tu propiedad y destaca áreas en las que puedes aumentar tus ingresos.

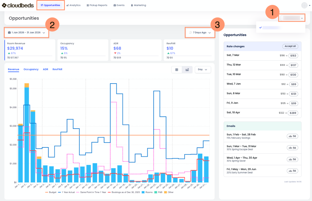
En la parte superior de la pestaña Oportunidades, encontrarás:

  1. Selector de propiedad: Elige tu propiedad o una selección de propiedades.
  2. Selector de rango de fechas: Úsalo para seleccionar el rango de fechas de los datos mostrados. De forma predeterminada se muestra el mes actual, pero puedes elegir cualquier rango de fechas o un rango personalizado de varios meses.
  3. Selector de rango de pickup: Este filtro te permite comparar tus reservas e ingresos con ayer o con los últimos siete días. Es esencial para que los revenue managers entiendan las tendencias de demanda y evalúen estrategias de precios. Selecciona el periodo que prefieras para analizar las métricas clave de forma eficaz.

 

Secciones clave de la pestaña Oportunidades

La pestaña está organizada en varias secciones clave, y cada una proporciona información específica para ayudarte a entender las oportunidades de ingresos de tu propiedad.

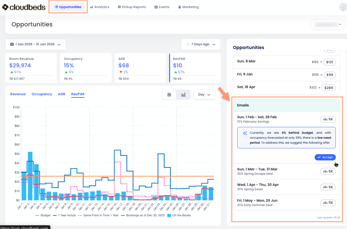
Resumen de rendimiento

Esta sección, ubicada a la izquierda, resume los indicadores clave de rendimiento (KPIs) de tu propiedad durante el rango de fechas que seleccionaste. Las cuatro tarjetas de métricas son:

  • Ingresos por habitaciones: Son los ingresos relacionados con la habitación en sí. No incluyen elementos adicionales como desayunos, que serían ingresos de A&B (alimentos y bebidas), cargos por mascotas o estacionamiento, que se clasificarían como otros ingresos.
  • Ocupación: El porcentaje de habitaciones disponibles que están reservadas.
  • Tarifa diaria promedio (ADR): El ingreso promedio obtenido por habitación ocupada. Se calcula dividiendo los ingresos por habitaciones entre la cantidad de habitaciones vendidas.
  • Ingresos por habitación disponible (RevPAR): El total de ingresos generados por habitación disponible, esté reservada o no. Se calcula dividiendo los ingresos por habitaciones entre el número total de habitaciones de tu propiedad.

 A medida que haces clic en las diferentes métricas, también verás que cambia el gráfico de barras.

Opportunities-bar-chart.gif

Este gráfico dinámico ofrece a los revenue managers una vista rápida del rendimiento de tu propiedad, mostrando cómo te está yendo este año en comparación con años anteriores y cuánto has vendido en los últimos siete días. Es una herramienta muy útil para obtener un resumen rápido.

Encontrarás herramientas adicionales para personalizar tu vista:

  1. Leyenda del gráfico: Al ver la información en modo Gráfico de barras, verás una leyenda que explica qué representa cada línea de color. También puedes pasar el cursor sobre el gráfico para ver la misma leyenda junto con las cifras correspondientes en tu moneda local.
  2. Botón de modo de vista: De forma predeterminada, la información se muestra como un Gráfico de barras. Haz clic en el botón de tabla para cambiar y ver la información como una Tabla.
  3. Menú desplegable de periodo: Usa este menú para simplificar la información, visualizándola por día, semana o mes.

Sección de oportunidades o cambios de tarifa

Esta sección está en el lado derecho de tu pantalla y te ofrece una lista priorizada de oportunidades para tu propiedad o tus principales cambios de tarifa recomendados de forma inmediata. Cada oportunidad apunta a una fecha o rango de fechas específico en el que Revenue Intelligence ha identificado una posibilidad de mejorar los ingresos.

Con Explicabilidad de IA, las recomendaciones de cambios de tarifa dejan de ser una una “caja negra”. Cada oportunidad incluye una explicación clara, en texto sencillo, y controladores visuales del pronóstico para que puedas entender los factores clave que influyen en la sugerencia (por ejemplo: patrones de demanda, eventos, precios de la competencia y ritmo vs. presupuesto) antes de actuar.

Para cada oportunidad, verás la siguiente información:

  1. Fecha o rango de fechas: Las fechas específicas a las que aplica la oportunidad.
  2. Recomendación: Muestra dos tarifas de habitación: la actual a la izquierda y la sugerida a la derecha.

Al hacer clic en un día específico, se muestran recomendaciones de cambios de tarifa, la explicación de IA detrás de cada sugerencia y una estimación del impacto financiero. Aprende a usar esta función aquí.

Interpretar los datos

Los datos de la página de inicio están diseñados para ser fáciles de entender y ayudarte a tomar decisiones inteligentes.

  • Priorizar oportunidades: La sección "Oportunidades" te ayuda a centrarte en las acciones con mayor impacto. Revisa la métrica de "Impacto" para encontrar oportunidades que podrían generar más ingresos.
  • Entender el razonamiento: Cada recomendación de tarifa incluye una explicación clara de los principales factores que influyen en la sugerencia. Esto puede incluir la demanda pronosticada, cancelaciones esperadas, precios de la competencia, tiempo de anticipación, estacionalidad, feriados y ritmo frente al presupuesto o al rendimiento histórico. Estas explicaciones te ayudan a entender por qué se recomienda aumentar o disminuir una tarifa y respaldan decisiones de precios informadas antes de actuar.
  • Monitorear tendencias de rendimiento: El "Resumen de rendimiento" te permite hacer seguimiento a tus KPIs a lo largo del tiempo e identificar tendencias. Esto te ayuda a ver qué tan bien están funcionando tus estrategias de precios.
  • Anticipar la demanda futura: La sección "Demanda/Pronóstico próximos" te permite gestionar los ingresos de forma proactiva. Al entender la demanda futura, puedes ajustar tus precios y disponibilidad para aprovechar periodos de alta demanda y gestionar periodos de baja demanda de manera eficaz.
💡 Al revisar con regularidad y actuar según los insights de la página de inicio de Revenue Intelligence, puedes optimizar tus precios, maximizar tus ingresos y mejorar el rendimiento financiero general de tu propiedad. 

Preguntas frecuentes

¿Qué son las recomendaciones de correo electrónico en la pestaña Oportunidades?

Las recomendaciones de correo electrónico son campañas sugeridas vinculadas a Smart Campaigns.

Estas recomendaciones aparecen automáticamente cuando el motor de pronóstico de Signals detecta un periodo de necesidad, es decir, fechas en las que se pronostica que tu propiedad no se llenará.

Cuando haces clic en Aceptar en una recomendación de correo electrónico, el sistema abre la vista de Smart Campaigns con todas las secciones precompletadas. Desde allí, puedes revisar o editar la campaña y luego elegir guardarla o enviarla.

Las recomendaciones de correo electrónico requieren que Guest Marketing esté habilitado y completamente configurado. Esto incluye completar la configuración de Marketing y crear plantillas de correo electrónico. Signals determina el momento recomendado y el periodo objetivo según los datos del pronóstico, mientras que Smart Campaigns es la herramienta que se usa para revisar, personalizar y enviar el correo electrónico.

¿Fue útil este artículo?
Usuarios a los que les pareció útil: 0 de 0

Comentarios

0 comentarios

Inicie sesión para dejar un comentario.