Hotel PMax en Soluciones de Marketing Digital

Descripción general

Las campañas Hotel PMax, disponibles en el panel de rendimiento de Marketing Digital, son campañas de Performance Max for Travel Goals con Google Ads diseñadas para potenciar tu marca en toda la red de Google y generar más reservas directas, todo desde una configuración única impulsada por IA.

Diseñado para hoteles, Hotel PMax te ayuda a aumentar las reservas directas ejecutando anuncios personalizados en todos los canales de Google desde una sola plataforma. Solo tienes que definir tu presupuesto y nivel de visibilidad, y el sistema se encarga del resto.

Este tipo de campaña integral utiliza las señales de viaje de Google, la creación dinámica de recursos y la optimización en tiempo real para ayudarte a llegar a viajeros con alta intención de reserva a través de múltiples puntos de contacto.

Principales funciones

Hotel PMax utiliza Performance Max for Travel Goals con Google Ads para ofrecer:

  • Alcance multicanal: muestra anuncios en toda la red de Google desde una sola campaña, incluyendo Búsqueda, Maps, Display, YouTube y Gmail.
  • Optimización impulsada por IA: ajusta automáticamente las pujas y la entrega de los recursos en tiempo real para maximizar las conversiones.
  • Recursos creativos personalizables: define tu tono, voz, imágenes y textos de anuncio con sugerencias opcionales generadas por IA.
  • Segmentación en tiempo real según intención de viaje: llega a viajeros que están investigando activamente viajes a tu destino utilizando las señales de planificación de Google.
  • Seguimiento transparente del ROI: cada reserva se vincula a tu campaña mediante IDs de transacción únicos.

Suscribirte a Hotel PMax

Paso 1 - Regístrate desde la pestaña Hotel PMax

  1. En tu Cloudbeds PMS, haz clic en el menú principal Icono del menú principal y ve a Marketing Digital. Luego haz clic en la pestaña Hotel PMax.
  2. Haz clic en Empezar. Se abrirá un panel lateral con los detalles de la suscripción y los precios.
  3. Revisa la información de registro y las tarifas.
  4. Haz clic en Continuar.

 Si no puedes hacer clic en Empezar, asegúrate de tener habilitados los permisos necesarios según el rol de usuario correspondiente en tu Cloudbeds PMS.

Paso 2 - Define el presupuesto de tu campaña

  1. Elige tu presupuesto de campaña.
  2. Activa opcionalmente la recarga automática de créditos para asegurarte de que tu campaña siga funcionando sin interrupciones (recomendado).
  3. Revisa y acepta los Términos y Condiciones.
  4. Haz clic en Suscribirse. La tarjeta de Hotel PMax aparecerá en tu panel de rendimiento de Marketing Digital, incluyendo la barra de presupuesto para monitorear el rendimiento de tu campaña.

  Importante: la actualización de los créditos puede tardar hasta 2 minutos. Si no ves tus créditos después de este tiempo, actualiza la página. Si el problema continúa, contacta a nuestro equipo de soporte.

Personalizar tu campaña

Una vez que tu suscripción a Hotel PMax esté activa, el sistema generará automáticamente tu campaña utilizando recursos impulsados por IA, como texto, imágenes, logotipos y más. No necesitas hacer nada adicional para empezar.

Esta es una de las principales ventajas de Hotel PMax: tu campaña está lista para ejecutarse con el mínimo esfuerzo. Sin embargo, hay dos casos en los que quizá quieras actuar:

  • Si tu campaña tiene contenido faltante o inválido, verás un mensaje en rojo "Campaña no activa" y un botón Finalizar configuración en la parte superior del panel. Al hacer clic en ese botón, se te guiará a través de los campos obligatorios que debes completar.
  • Si quieres personalizar manualmente los recursos de tu campaña (titulares, imágenes, etc.), puedes seguir la guía paso a paso que verás a continuación.

Ambos caminos abrirán el panel de personalización, donde podrás revisar, sustituir o añadir recursos según sea necesario. Veamos el proceso:

Aspectos importantes antes de comenzar

  • La configuración de recursos es obligatoria para que tu campaña se ejecute. Esto incluye titulares, descripciones, imágenes, logotipos, vídeos, etc.
  • Puedes eliminar o sustituir cualquier recurso en cualquier momento.
  • Google mostrará automáticamente la mejor combinación de recursos según el comportamiento y el contexto del usuario.
  • Cuantos más recursos añadas, mejor podrá rendir y optimizar el sistema.
  • Intenta proporcionar varios formatos (por ejemplo, titulares cortos/largos, imágenes cuadradas/panorámicas, etc.) para ampliar la cobertura.

Paso 1 - Abrir el panel de personalización y revisar la calidad del anuncio

  1. Desde tu panel de rendimiento de Marketing Digital, abre la pestaña Hotel PMax.
  2. Haz clic en Editar mis anuncios para abrir el panel de personalización.
  3. El panel se abrirá en la pestaña Calidad del anuncio, donde podrás ver un resumen de la configuración de tu campaña y una lista de acciones recomendadas.

 

La calidad del anuncio indica la relevancia y diversidad de las combinaciones de tus anuncios. Un contenido más relevante y único te ayuda a mostrar el anuncio adecuado a los clientes adecuados y a mejorar el rendimiento de tus campañas.

Tu campaña puede mostrar uno de los siguientes estados de calidad del anuncio:

  • Excelente – tu campaña tiene una combinación sólida de recursos y formatos.
  • Buena – tu configuración es buena, pero todavía puedes añadir más recursos para mejorar los resultados.
  • Intermedia – faltan recursos o formatos importantes. Revisa las recomendaciones para fortalecer tus anuncios.
  • Baja – tu campaña tiene muy pocos recursos. Añade más titulares, descripciones, logotipos, imágenes, enlaces de sitio y vídeos.
  • En revisión – Google sigue evaluando tus cambios más recientes. Este estado puede mantenerse hasta 48 horas después de que añadas o actualices recursos.

Debajo de la tarjeta de calidad del anuncio verás las recomendaciones, por ejemplo: Añade 1 vídeo subido por el anunciante, Añade 4 enlaces de sitio, o Añade 1 imagen horizontal y 3 imágenes cuadradas. Al hacer clic en cada recomendación, irás directamente a la sección de recursos correspondiente.

  Estas recomendaciones son opcionales pero muy recomendadas. Los recursos obligatorios (por ejemplo, el número mínimo de logotipos o imágenes) seguirán mostrando sus propias alertas si faltan.

  Cada vez que sigas una recomendación y añadas nuevos recursos, el estado de calidad del anuncio cambiará a En revisión mientras Google recalcula tu puntuación. Revisa de nuevo más tarde (hasta 48 horas) para ver el estado actualizado y las nuevas recomendaciones.

Paso 2 - Añadir y editar titulares

  1. Haz clic en la sección Titulares.
  2. Haz clic en el icono de lápiz o en + Añadir para abrir el editor.
  3. Selecciona el tono y la voz, e introduce tu titular o usa la opción Generar automáticamente.
  4. Haz clic en Guardar para confirmar.

Paso 3 - Añadir y editar titulares largos

  1. Haz clic en la sección Titulares largos.
  2. Haz clic en el icono de lápiz o en + Añadir para abrir el editor.
  3. Selecciona el tono y la voz, e introduce tu titular largo o usa la opción Generar automáticamente.
  4. Haz clic en Guardar.

Paso 4 - Añadir y editar descripciones

  1. Haz clic en la sección Descripciones.
  2. Haz clic en el icono de lápiz o en + Añadir para abrir el editor.
  3. Selecciona el tono y la voz, e introduce tu descripción o usa la opción Generar automáticamente.
  4. Haz clic en Guardar.

Paso 5 - Añadir logotipos

  1. Haz clic en la sección Logotipos.
  2. Para subir un nuevo logotipo, haz clic en el botón + Añadir.
  3. Se abrirá un nuevo panel con el título Añadir logotipos de campaña.
  4. Puedes subir logotipos arrastrando y soltando archivos o haciendo clic para buscarlos en tus carpetas locales. Los formatos de archivo aceptados incluyen .jpg y .png.
  5. Una vez cargados, haz clic en Guardar para confirmar tus cambios.

 Notas:

  • Puedes subir hasta 5 logotipos en total.
  • Se requiere un mínimo de 2 logotipos para que la campaña se active.

Paso 6 - Añadir imágenes

  1. Haz clic en la sección Imágenes en el panel de personalización.
  2. Haz clic en el botón + Añadir para subir nuevas imágenes.
  3. Se abrirá un nuevo panel titulado Añadir imágenes de campaña.
  4. Sube imágenes arrastrando y soltando archivos o haciendo clic para seleccionar archivos locales. Los formatos admitidos son .jpg y .png.
  5. Haz clic en Guardar cuando hayas terminado.

 Para eliminar una imagen, sitúa el cursor sobre ella y haz clic en el icono de papelera que aparece.

Validador de calidad de imágenes con IA

Cuando subes imágenes para tu campaña de Hotel PMax, el sistema utiliza un validador de calidad de imágenes impulsado por IA para garantizar que tus anuncios incluyan recursos visuales de alta calidad. Cada imagen se analiza y recibe una puntuación de calidad entre 0 (Deficiente) y 5 (Excelente).

Cómo funciona:

  • Puntuaciones de 5/5 a 2/5: la imagen se acepta y se añade a tu biblioteca de recursos con una nota descriptiva de calidad.
  • Puntuaciones de 1/5 o 0/5: la imagen se rechaza y no se añade a tu campaña.
  • El validador revisa claridad, composición, relevancia, atractivo visual y rendimiento como miniatura.

Formatos de archivo admitidos: solo .jpg y .png.

Límite de carga: hasta 20 imágenes validadas.

Dónde verlo: 

  • El panel de carga de imágenes muestra una tarjeta de estado para cada archivo, incluyendo la puntuación y los comentarios. 
  • Mira el siguiente ejemplo:

    Ejemplo de comentarios del validador de calidad de imágenes con IA, mostrando imágenes aceptadas y rechazadas.

  Las imágenes que reciben una puntuación deficiente (0–1/5) se etiquetan como fallidas, con una justificación, y no se aceptan.

Paso 7 - Añadir enlaces de sitio

  1. Haz clic en la sección Enlaces de sitio.
  2. Haz clic en + Añadir para crear un nuevo enlace de sitio.
  3. En el editor, introduce la URL del sitio web, elige un tono y voz, y haz clic en Generar automáticamente o completa los campos manualmente.
  4. Incluye un texto de enlace de sitio y dos líneas de descripción para aportar más contexto.
  5. Haz clic en Guardar.

Paso 8 - Añadir vídeos de YouTube

  1. Haz clic en la sección Vídeos de YouTube.
  2. Haz clic en + Añadir para abrir el panel de entrada de YouTube.
  3. Pega la URL del vídeo de YouTube que quieras incluir.
  4. Haz clic en Guardar.

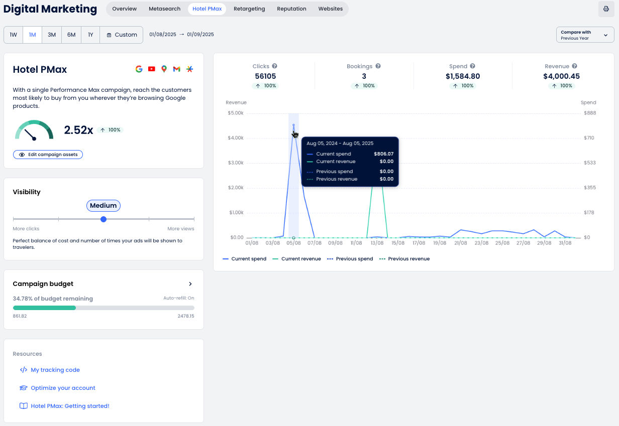
Entender el panel

El panel de Hotel PMax te ofrece visibilidad completa del rendimiento de tu campaña y te ayuda a entender cómo están funcionando tus anuncios en la red de Google. Puedes seguir clics, reservas, ingresos y más, todo en un solo lugar.

A continuación encontrarás un desglose de cada sección y cómo interpretar los datos que se muestran.

Gráfico y métricas

El gráfico de rendimiento de Hotel PMax muestra una vista general de los resultados de tu campaña a lo largo del tiempo. Esto es lo que significa cada sección:

  1. Selector de fechas: elige el periodo de informe usando rangos predefinidos (1W, 1M, 3M, etc.) o selecciona un rango personalizado.
  2. Métricas clave: consulta los principales indicadores de rendimiento:
    • Clics: número de usuarios que hicieron clic en tu anuncio y llegaron al motor de reservas.
    • Reservas: número de reservas generadas.
    • Gasto: coste total de los clics de los anuncios.
    • Ingresos: valor de las reservas generadas a partir de los anuncios.
  3. Comparar con: utiliza este menú desplegable para comparar el periodo seleccionado con el periodo anterior o con el mismo periodo del año anterior.
  4. Imprimir: exporta el informe en PDF.

Tarjeta de resumen de Hotel PMax

Esta sección te ofrece una vista rápida del rendimiento general de tu campaña y acceso a las herramientas que necesitas para supervisar y optimizar tus anuncios de Hotel PMax.

  • Medidor de ROI: muestra el retorno de la inversión (ROI) obtenido a través de los anuncios de Hotel PMax.
    La flecha se moverá:
    • ⬆️ Hacia arriba si el valor actual es superior al del periodo comparado.
    • ⬇️ Hacia abajo si el valor actual es inferior al del periodo comparado.
  • Calidad del anuncio: muestra la calidad general y el nivel de completitud de los recursos de tu campaña (Excelente, Buena, Intermedia, Baja o En revisión). Esto aparece como una etiqueta junto al botón Editar mis anuncios. Al hacer clic en Editar mis anuncios se abrirá el panel de personalización en la pestaña Calidad del anuncio para que puedas revisar las recomendaciones de Google y mejorar la configuración.
  • Editar mis anuncios: abre el panel de personalización para que ajustes y mejores los recursos de tu campaña, como titulares, descripciones, imágenes, logotipos, vídeos y enlaces de sitio.

  Después de añadir o actualizar recursos, la etiqueta de calidad del anuncio puede mostrar temporalmente En revisión mientras Google recalcula la puntuación de tu campaña. Esta revisión puede tardar hasta 48 horas.

Visibilidad

Puedes ajustar el nivel de visibilidad de tu campaña para equilibrar coste y exposición. Una visibilidad más alta puede aumentar las impresiones, pero también requiere un presupuesto mayor.

  1. Mueve el control deslizante a uno de los cinco niveles de visibilidad:
    • Baja: con esta estrategia de bajo coste, solo una parte de los viajeros verá tus anuncios.
    • Baja-media: una estrategia prudente que puede lograr buena visibilidad manteniendo los costes controlados.
    • Media: equilibrio perfecto entre coste y número de veces que se mostrarán tus anuncios a los viajeros.
    • Media-alta: estrategia ideal para obtener alta exposición y aumentar las oportunidades de conversión.
    • Alta: consigue que la mayoría de los viajeros te vean incluso en mercados muy competitivos.
  2. El objetivo de presupuesto diario te permite gestionar el gasto publicitario según los objetivos de tu campaña. Elige entre 10, 25 o 50 créditos al día en función del nivel de visibilidad y el presupuesto que quieras mantener. El objetivo de presupuesto diario predeterminado es de 25 créditos al día.

    ⚙️ Nota: el gasto diario real puede variar. Algunos días el importe gastado puede ser inferior al objetivo diario y, otros días, hasta el doble. A lo largo de un mes, el gasto total no superará el objetivo diario multiplicado por el número medio de días del mes.
     
  3. Haz clic en Guardar para aplicar el nuevo nivel de visibilidad o en Cancelar para descartar los cambios.

Presupuesto de campaña

Supervisa el presupuesto de tu campaña para asegurarte de que tus anuncios sigan mostrándose sin interrupciones.

  1. Consulta la tarjeta de Presupuesto de campaña para ver cuánto presupuesto te queda. La barra mostrará los créditos restantes (por ejemplo, 99,99 % del presupuesto restante) y el valor en tu moneda local.
  2. Para añadir más créditos, haz clic en el botón + Añadir créditos. Se abrirá el panel Añadir crédito de campaña.
  3. Selecciona un paquete de créditos en función del tamaño de tu propiedad y del volumen de tráfico:
    • 100 créditos: propiedad pequeña/mediana en ubicaciones de bajo tráfico.
    • 250 créditos: propiedad mediana/grande en ubicaciones de bajo tráfico.
    • 500 créditos: propiedad pequeña en ubicaciones de alto tráfico.
    • 1000 créditos: propiedad mediana en ubicaciones de alto tráfico.
    • 2000 créditos: propiedad grande en ubicaciones de alto tráfico.
  4. (Opcional) Activa la recarga automática de créditos para mantener tu campaña en funcionamiento. Puedes elegir cuándo recargar (por ejemplo, cuando el saldo sea inferior a 100).
  5. Confirma tu método de pago.
  6. Haz clic en Guardar para completar la compra. La adición de créditos puede tardar hasta 2 minutos.

Tu código de seguimiento

Para que tu campaña de Hotel PMax funcione correctamente, el sistema debe poder seguir el comportamiento de los visitantes y las reservas. Esto se hace mediante un código de seguimiento que debe insertarse en tu sitio web.

  1. En la sección Recursos de la página de Marketing Digital, haz clic en Mi código de seguimiento.
  2. Se abrirá un panel que mostrará tu fragmento único de código de seguimiento. Haz clic en Copiar código de seguimiento.
  3. Pega este código en la sección <head> del HTML de tu sitio web. Si trabajas con un desarrollador o agencia, reenvíales el código para que lo implementen.

  Si tu propiedad utiliza un sitio web de Cloudbeds, el código de seguimiento se insertará automáticamente. No es necesario que hagas nada.

Recibir notificaciones sobre el estado del presupuesto de Hotel PMax

Recibirás notificaciones cuando los créditos de tu campaña de Hotel PMax alcancen los siguientes umbrales:

  • Menos del 25 % restante
  • Menos del 10 % restante
  • 0 %: la campaña se pausa hasta que se añadan créditos

  Recarga automática: si la opción de recarga automática de créditos está activa para tu campaña, estas notificaciones no se generan.

Ejemplo de notificación:

Para gestionar tus preferencias de notificación:

  1. En la barra superior, haz clic en el icono de campana Notificaciones.

  2. En el panel, selecciona Configuración de notificaciones Icono de configuración
  3. Activa las notificaciones de presupuesto de Hotel PMax para los tres umbrales (25 %, 10 % y 0 %) y ajusta cualquier otra alerta que quieras. También puedes desmarcar los tipos de notificaciones que no quieras recibir.
  4. Haz clic en Aplicar para guardar los cambios.

¿Fue útil este artículo?
Usuarios a los que les pareció útil: 3 de 4

Comentarios

0 comentarios

Inicie sesión para dejar un comentario.