Campaign Reports

The campaign reports section gives you in-depth information about the performance of your campaign.

It is split into four sections: Overview, Send DetailsRevenue Detail, and Clicked Links.

A key part of the reports is how booking revenue is attributed to a campaign. If a booking is made within 30 days after a customer has received and opened a campaign e-mail, we will link this revenue.

For more information, see the Revenue Attribution article.

Overview

The Overview tab gives a top-level summary of your campaign performance. You can view:

  • Revenue: Total attributed revenue and number of reservations.
  • Delivery metrics: Delivered, Opened, and Clicked email counts and rates.
  • Email health summary: Delivery %, Bounce rate, Unsubscribe %, and Spam report %.

This section is useful for getting a snapshot of engagement and the revenue impact of your campaign.

Send Detail

The Send Detail tab includes a visual graph of the delivery performance over time, helping you analyze the volume of emails sent, opened, and clicked each day. Below the chart, you'll find a detailed delivery report table showing:

  • Dispatch date and time
  • Guest name and email
  • Email delivery status (e.g., Delivered, Unsubscribe)

You can also download the full delivery report as a CSV or Excel file.

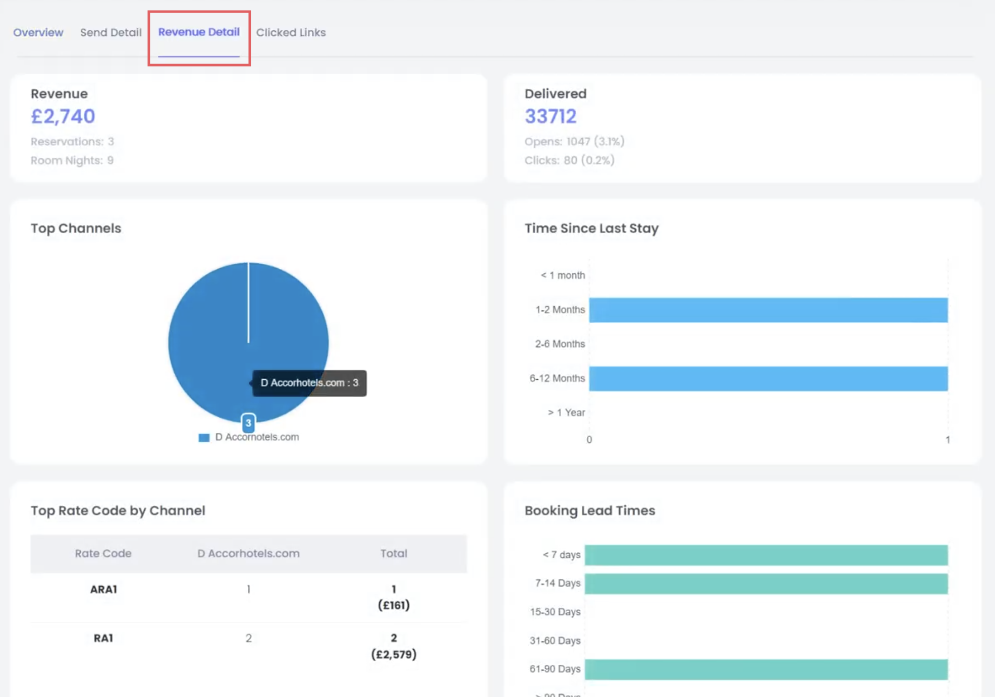
Revenue Detail

This tab provides a breakdown of all bookings attributed to the campaign, showing how much revenue was generated. Revenue attribution is based on an industry-standard “last-touch” model: if a guest opens or clicks a campaign email and then makes a booking within 30 days, that revenue is attributed to the campaign. This ensures a fair and consistent measure of marketing impact.

You can filter by direct or indirect booking channels and view specific rate codes if you’re tracking promotion performance. This is particularly helpful to verify the return on investment of your email efforts.

Clicked Links

The Clicked Links tab displays a heat map-style view of your email content, showing exactly where users clicked. Each clickable element is highlighted with a number and percentage indicating how often it was clicked.

This visualization helps you understand which sections of your email drove the most engagement and can guide improvements in future email design.

Was this article helpful?
0 out of 0 found this helpful

Comments

0 comments

Please sign in to leave a comment.