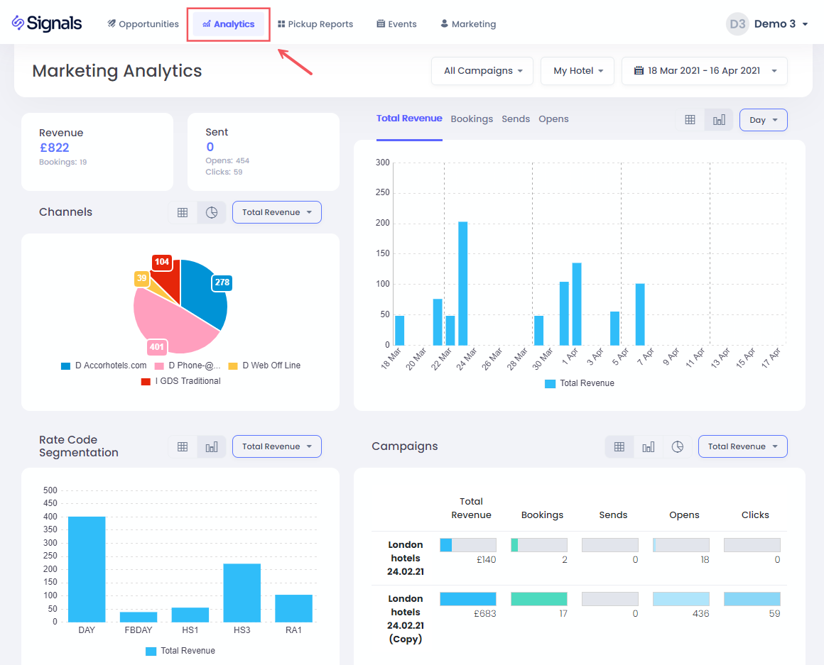
How to use Marketing Analytics

This section gives you full insights into your e-mail marketing performance, including bookings, revenue, e-mail sends, clicks and opens per campaign.

Selecting the Hotel and Dates

To choose your hotel and dates, simply click on the drop down options

For selecting the date range, you have a list of pre-set options available, including last 30 days, year to date, and also the option to choose a custom range:

You select the start date first, followed by clicking on the end date. Then click Apply to confirm it.

Filtering by Campaign

You can also filter by a specific or multiple e-mail campaigns using the campaign dropdown:

Clicking the Multiple Selection toggle will allow you to filter on more than one campaign, after which you must press the Set button to confirm the filter.

KPIs

Here you can find the total booked Revenue, number of bookings, e-mails sent, opened and clicked totals for the date range that is selected

KPI Charts

Here you can view total booked revenue by book date, number of bookings, e-mail sends, Clicks or Opens for your selected date range, grouped by Day, Week or Month.

Clicking on a date bar will allow you to filter all data and charts for just this one date. To return, just click the bar again, or click the All Dates option in the title section:

Channels

In this pie chart, you can understand the booking channels used for the booking, and you can click on a segment to filter the data on the page to show just bookings by a particular channel

Segmentation

You can use this chart to understand which rate codes were booked in response to your campaigns, as well as having the option to click on a bar to filter by just a particular rate code

Campaigns Table

This table breaks performance of each e-mail campaign that was applied in the selected date range. You can also filter on a single campaign by clicking the relevant row.

How is Campaign Revenue Tracked?

A booking is considered as being linked to a campaign if a user with the same profile code or e-mail address places a booking within 30 days of opening that particular e-mail.

See the Revenue Attribution section for more details.

Was this article helpful?
0 out of 0 found this helpful

Comments

0 comments

Please sign in to leave a comment.