How to use Hotel Analytics

The hotel analytics view gives you an instant visual overview of the historical and future performance of your hotel.

Selecting the Hotel and Dates

To choose your hotel and dates, simply click on the drop down options.

For selecting the date range, you have a list of pre-set options available, including last 30 days, next 30 days, and also the option to choose a custom range:

You select the start date first, followed by clicking on the end date. Then click Apply to confirm it.

For last year comparisons, you have two options available by clicking on the end Settings settings-button-engine-icon.png button.

  • Last Year by Day - default option, comparing day-to-day, e.g. Monday to the closest Monday last year
  • Last Year by Date - comparing date-to-date, e.g. 25 December 2020 to 25 December 2019

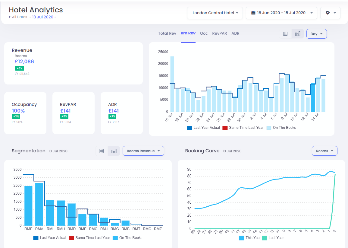
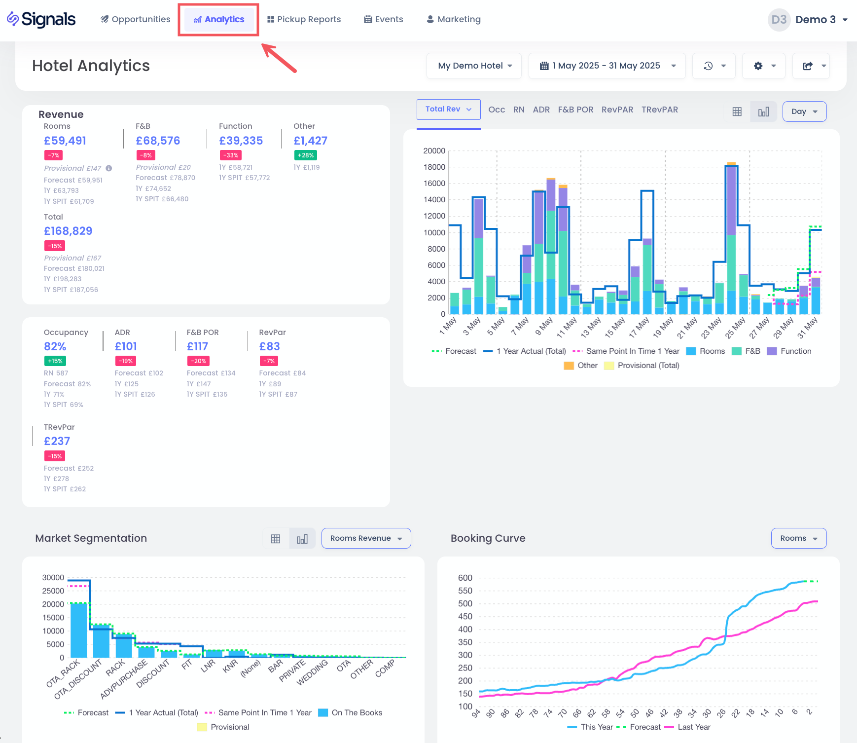
KPIs

These show you the Key Performance Indicators for the selected date range, with comparisons to your budget (if provided), otherwise it is compared to your last year values. When the Total Revenue option is selected, you'll see the breakdown of revenue into rooms, F&B and other sources. Otherwise you'll see only Rooms Revenue displayed.

KPI Charts

You have the option to choose a selected KPI chart by clicking on the Total Revenue, Rooms Revenue, Occupancy, RevPAR or ADR options. The light blue bars are the current "on the books" data, whilst lines indicate STR Competitor Set data, Last Year actuals, Same Point in Time Last Year and budget data, where available.

You also have the option to group dates by Week or Month to see totals charts, as well as have table view of data, by selecting these options:

Here is a table view of the same data:

Segmentation

This section allows you to select the Revenue, Rooms or ADR segmented by market code.

Similarly to above, you can also view this data as a table.

Booking Curve

This view shows the pickup of Rooms, Revenue or ADR for the selected stay dates.

When available, you'll see the last year booking curve also.

Filter on a Day

In the KPI Chart, you can quickly filter your dates to a particular stay date by clicking in the bar itself.

This updates the KPIs, Segmentation and Booking Curves to look at just this particular day. To return to the previous filter, you can click on the bar again, or alternatively you can click on the All Dates option:

Was this article helpful?
0 out of 0 found this helpful

Comments

0 comments

Please sign in to leave a comment.