Hotel PMax in Digital Marketing

Overview

Hotel PMax campaigns, available in the Digital Marketing Performance Dashboard, are Performance Max for Travel Goals with Google Ads campaigns designed to boost your brand across Google’s entire network and drive more direct bookings—all from a single, AI-powered setup.

Built for hotels, Hotel PMax helps you increase direct bookings by running personalized ads across all Google channels — all from one platform. Just set your budget and visibility, and our system handles the rest.

This holistic campaign type uses Google’s travel signals, dynamic asset creation, and real-time optimization to help you reach high-intent travelers across multiple touchpoints.

Key Features

Hotel PMax uses Performance Max for Travel Goals with Google Ads to deliver:

  • Cross-Channel Reach: Show ads across Google’s entire network from one campaign — including Search, Maps, Display, YouTube, and Gmail.
  • AI-Powered Optimization: Automatically adjust bidding and creative delivery in real time to maximize conversions.
  • Customizable Creative Assets: Define your tone, voice, images, and ad copy with optional AI-generated suggestions.
  • Real-Time Travel Intent Targeting: Target travelers who are actively researching trips to your destination using Google's planning signals.
  • Transparent ROI Tracking: Every booking linked back to your campaign with unique Transaction IDs.

Subscribe to Hotel PMax

Step 1 - Sign up via the Hotel PMax tab

  1. In your Cloudbeds PMS, click on the Main Menu Main menu icon.png and go to Digital Marketing. Then click on the Hotel PMax tab.
  2. Click Get Started. A drawer will open with subscription details and pricing.
  3. Review the signup information and fees.
  4. Click Continue.

 If you can't click on Get Started, make sure to enable the necessary permissions based on this user role in your Cloudbeds PMS.

Step 2 - Set your campaign budget

  1. Choose your preferred campaign budget.
  2. Optionally enable Auto-refill credits to ensure your campaign continues running without interruption (Recommended).
  3. Review and accept the Terms and Conditions.
  4. Click Sign up. The Hotel PMax card will appear in your Digital Marketing Performance Dashboard, including the budget bar to monitor your campaign performance.

  Important: Credit display can take up to 2 minutes. If you do not see your credits after this time, refresh the page. If the issue persists, contact our Support Team.

Customize your campaign

Once your Hotel PMax subscription is active, the system will automatically generate your campaign using AI-powered assets — including text, images, logos, and more. You don’t need to do anything extra to get started.

This is one of the key benefits of Hotel PMax: your campaign is ready to go with minimal effort. However, there are two cases where you may want to take action:

  • If your campaign has missing or invalid content, you’ll see a red "Campaign not active" message and a Finish Setup button at the top of the dashboard. Clicking that button will guide you through completing the required fields.
  • If you want to manually customize your campaign assets (headlines, images, etc.), you can follow the step-by-step guide below.

Both paths will open the customization panel where you can review, replace, or add assets as needed. Let’s walk through the process:

Important things to know before getting started

  • The asset configuration is mandatory in order for your campaign to run. This includes headlines, descriptions, images, logos, videos, etc.
  • You can remove or replace any asset at any time.
  • Google will automatically display the best combination of assets depending on the user's behavior and context.
  • The more assets you add, the better the system will perform and optimize.
  • Try to provide multiple formats (e.g., short/long headlines, square/landscape images, etc.) for better coverage.

Step 1 - Open the Customization Panel and review Ad strength

  1. From your Digital Marketing Performance Dashboard, open the Hotel PMax tab.
  2. Click on Edit my ads to open the customization panel.
  3. The panel will open on the Ad strength tab, where you can see a summary of your campaign’s configuration and a list of recommended actions.

 

Ad strength is an indication of the relevance and diversity of your ad combinations. Having more relevant and unique content can help you get the right ad in front of your customers and improve your ad's performance.

Your campaign can show one of the following Ad strength statuses:

  • Excellent – Your campaign has a strong mix of assets and formats.
  • Good – Your configuration is solid, but you can still add assets to improve results.
  • Average – Some important assets or formats are missing. Review the recommendations to strengthen your ads.
  • Poor – Your campaign has very limited assets. Add more headlines, descriptions, logos, images, sitelinks, and videos.
  • Pending – Google is still evaluating your latest changes. This status can remain for up to 48 hours after you add or update assets.

Below the Ad strength card, you will see Recommendations such as: Add 1 advertiser-uploaded video, Add 4 sitelinks, or Add 1 horizontal and 3 square images. Clicking each recommendation takes you directly to the corresponding asset section.

  These recommendations are optional but highly encouraged. Required assets (for example, the minimum number of logos or images) will still show their own alerts if they are missing.

  Whenever you follow a recommendation and add new assets, the Ad strength status will change to Pending while Google recalculates your score. Check back after a few hours (up to 48 hours) to see the updated status and any new recommendations.

Step 2 - Add and edit Headlines

  1. Click on the Headlines section.
  2. Click the pencil icon or + Add to open the editor.
  3. Select your tone and voice, and enter your headline or use Auto-generate.
  4. Click Save to confirm.

Step 3 - Add and edit Long Headlines

  1. Click on the Long headlines section.
  2. Click the pencil icon or + Add to open the editor.
  3. Select your tone and voice, and enter your Long headline or use Auto-generate.
  4. Click Save.

Step 4 - Add and edit Descriptions

  1. Click on the Descriptions section.
  2. Click the pencil icon or + Add to open the editor.
  3. Select your tone and voice, and enter your Long headline or use Auto-generate.
  4. Click Save.

Step 5 - Add Logos

  1. Click on the Logos section.
  2. To upload a new logo, click the + Add button.
  3. A new panel will open with the title Add campaign logos.
  4. You can upload logos by dragging and dropping files or clicking to browse from your local folders. Accepted file formats include .jpg and .png.
  5. Once uploaded, click Save to confirm your changes.

 Notes:

  • You can upload up to 5 total logos.
  • A minimum of 2 logos is required for the campaign to be activated.

Step 6 - Add Images

  1. Click on the Images section in the customization panel.
  2. Click the + Add button to upload new images.
  3. A new panel titled Add campaign images will open.
  4. Upload images by dragging and dropping files or clicking to browse local files. Supported formats are .jpg and .png.
  5. Click Save once finished.

 To delete an image, hover your mouse over the image and click the trash bin icon that appears.

AI Image Quality Validator

When uploading images for your Hotel PMax campaign, the system uses an AI-powered Image Quality Validator to ensure your ads contain high-quality visuals. Each image is analyzed and assigned a quality score from 0 (Poor) to 5 (Excellent).

How it works:

  • Scores 5/5 to 2/5: Image is accepted and added to your asset library with a descriptive quality note.
  • Scores 1/5 or 0/5: Image is rejected and will not be added to your campaign.
  • The validator reviews clarity, composition, relevance, aesthetic appeal, and thumbnail performance.

Supported file formats: .jpg and .png only.

Upload limit: Up to 20 validated images.

Where to find it: 

  • The image upload panel displays a status card for each file, including the score and feedback. 
  • See the example below:

    Example of AI Image Quality Validator feedback showing accepted and rejected images.

 Images that receive a Poor score (0–1/5) are labeled as Failed with a justification and are not accepted.

Step 7 - Add Sitelinks

  1. Click on the Sitelinks section.
  2. Click + Add to create a new sitelink.
  3. In the editor, enter your Website URL, choose a tone and voice, and click Auto-generate or fill in the fields manually.
  4. Include a Sitelink text and two description lines to provide more context.
  5. Click Save.

Step 8 - Add YouTube Videos

  1. Click on the YouTube Videos section.
  2. Click + Add to open the YouTube input panel.
  3. Paste the URL of the YouTube video you wish to include.
  4. Click Save.

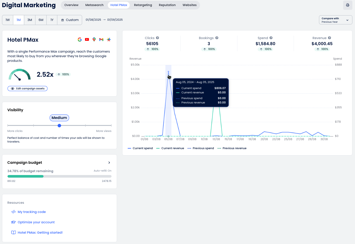
Understanding the Dashboard

The Hotel PMax Dashboard gives you full visibility into your campaign performance, helping you understand how your ads are performing across Google’s network. You can track clicks, bookings, revenue, and more, all in one place.

Check below for a breakdown of each section and how to interpret the data shown.

Graph and Metrics

The Hotel PMax performance graph provides an overview of your campaign results over time. Here's what each section means:

  1. Date selector: Choose the reporting period using predefined ranges (1W, 1M, 3M, etc.) or select a custom range.
  2. Key metrics: View the main performance indicators:
    • Clicks: Number of users who clicked on your ad and landed on the booking engine.
    • Bookings: Number of reservations generated.
    • Spend: Total cost of ad clicks.
    • Revenue: Value of reservations generated from ads.
  3. Compare to: Use this dropdown to compare the selected time period with the previous period or previous year.
  4. Print the report as a PDF.

Hotel PMax Summary Card

This section gives you a snapshot of your campaign’s overall performance and access to the tools you need to monitor and optimize your Hotel PMax ads.

  • ROI meter: Displays the return on investment (ROI) achieved through Hotel PMax ads.
    The arrow will go:
    • ⬆️ Up if the current value is higher than the compared period.
    • ⬇️ Down if the current value is lower than the compared period.
  • Ad strength: Shows the overall quality and completeness of your campaign assets (Excellent, Good, Average, Poor, or Pending). This appears as a label next to the Edit my ads button. Clicking Edit my ads will open the customization panel on the Ad strength tab so you can review Google’s recommendations and improve your setup.
  • Edit my ads: Opens the customization panel so you can adjust and improve your campaign assets, including headlines, descriptions, images, logos, videos, and sitelinks.

  After adding or updating assets, the Ad strength label may temporarily display Pending while Google recalculates your campaign score. This review can take up to 48 hours.

Visibility

You can adjust the visibility level of your campaign to balance cost and exposure. Higher visibility can increase impressions but also requires a higher budget.

  1. Move the slider to one of the five visibility levels:
    • Low: With this low-cost strategy, only a selection of travelers may see your ads.
    • Low-Med: A prudential strategy that can achieve good visibility despite still limiting costs.
    • Medium: Perfect balance of cost and number of times your ads will be shown to travelers.
    • Med-High: Perfect strategy to get high exposure and increase conversion opportunities.
    • High: Get noticed by most of the travelers even in highly competitive markets.
  2. The Daily Budget Target allows you to manage your advertising spend according to your campaign goals. Choose between 10, 25, or 50 credits per day depending on the visibility level and budget you want to maintain. The default daily budget target is 25 credits per day.

    ⚙️ Note: Actual daily spend may vary. On some days, the amount spent may be lower than the daily target, and on others, up to twice as much. Over the course of a month, the total spend will not exceed the daily budget multiplied by the average number of days in a month.
     
  3. Click Save to apply the new visibility level or Cancel to discard changes.

Campaign budget

Monitor your campaign budget to ensure your ads continue running without interruption.

  1. Check the Campaign budget card to see how much of your budget remains. The bar will show the remaining credits (e.g., 99.99% of budget remaining) and the value in your local currency.
  2. To add more credits, click the + Add credits button. This opens the Add campaign credit panel.
  3. Select a credit package based on your property size and traffic volume:
    • 100 credits: Small/Medium property in low traffic locations
    • 250 credits: Medium/Large property in low traffic locations
    • 500credits: Small property in high traffic locations
    • 1000 credits: Medium property in high traffic locations
    • 2000 credits: Large property in high traffic locations
  4. (Optional) Enable Auto-refill credits to keep your campaign running smoothly. You can choose when to refill (e.g., when balance is less than 100).
  5. Confirm your payment method
  6. Click Save to complete the purchase. It may take up to 2 minutes for the credits to be added.

Your tracking code

In order for your Hotel PMax campaign to work properly, the system must track visitor behavior and bookings. This is done through a tracking code that needs to be embedded in your website.

  1. From the Resources section of the Digital Marketing page, click My tracking code.
  2. A panel will open showing your unique Tracking code snippet. Click Copy tracking code
  3. Paste this code into the <head> section of your website’s HTML. If you're using a developer or agency, forward the code to them for implementation.

  If your property uses a Cloudbeds Website, the tracking code will be automatically inserted. No action is required on your part.

Get notified of your Hotel PMax budget status

You'll receive notifications when your Hotel PMax campaign credits reach the following thresholds:

  • Less than 25% remaining
  • Less than 10% remaining
  • 0% — campaign paused until credits are added

  Auto-refill: If Auto-refill credits is active for your campaign, these notifications are not generated.

Example notification:

To manage your notification preferences:

  1. In the top bar, click the bell Notifications icon.

  2. In the panel, select Notifications settings Settings icon.png
  3. Enable the Hotel PMax budget notifications for the three thresholds (25%, 10%, and 0%) — and adjust any other alerts you want. You can also unselect the types of notifications you prefer not to receive.
  4. Click Apply to save.

Was this article helpful?
3 out of 4 found this helpful

Comments

0 comments

Please sign in to leave a comment.